Painéis¶
Página Inicial¶
Tela: /admin/dashboard
Objetivo¶
Centralizar a visão rápida do estado do RR Flow, com atalhos operacionais e status geral do ambiente.
O que esse painel ajusta
- Tematização: aparência visual da interface.
- Layout: organização da área de conteúdo e da navegação.
- Conteúdo: Compacto deixa a área central mais contida; Largo amplia a área útil.
- Menu (Navegação): Expandido mantém o menu aberto; Recolhido reduz o menu lateral.
- Tipo de Barra de Navegação: Fixo mantém a barra visível, Estático acompanha a página e Oculto remove a barra.
Como usar¶
- Acesse Painéis > Página Inicial.
- Revise o bloco de boas-vindas para confirmar o usuário e o perfil em sessão.
- Use os atalhos Análise Avançada, Fontes de Fluxo, Ping & Traceroute e Configurações quando precisar navegar rapidamente.
- Confira os cards Versão, Fontes e Expira em.
- Clique no botão flutuante Personalizador do Tema, na lateral direita, quando precisar ajustar a visualização da interface.
- Na aba Tematização, ajuste cor primária, modo de tema e estilo visual.
- Na aba Layout, ajuste largura de conteúdo, estado do menu e comportamento da barra de navegação.
- Analise o bloco Uso de Disco.
- Valide o estado em Atualizações antes de qualquer manutenção.
Campos e opções¶
- Bloco de boas-vindas: identifica o usuário autenticado e o perfil em uso.
- Atalhos rápidos: Análise Avançada, Fontes de Fluxo, Ping & Traceroute e Configurações.
- Personalizador do Tema: botão flutuante lateral para ajuste visual da interface em tempo real.
- Tematização: agrupa os ajustes de aparência da interface.
- Cor Primária: troca a cor de destaque usada em seleções, botões, links e elementos ativos.
- Tema: define o modo geral da interface.
- Claro: força visual claro.
- Escuro: força visual escuro.
- Sistema: acompanha a preferência do ambiente do usuário.
- Temas: altera o estilo visual base da interface.
- Padrão: usa o estilo principal do painel.
- Com borda: destaca contornos de cards e blocos visuais.
- Semi Escuro: aplica uma variação intermediária de contraste quando esse ajuste estiver disponível no tema atual.
- Layout: agrupa os ajustes de organização da página.
- Conteúdo: controla a largura útil da área central.
- Compacto: usa área mais contida.
- Largo: amplia a área visível de conteúdo.
- Menu (Navegação): controla o comportamento do menu lateral.
- Expandido: mantém o menu aberto.
- Recolhido: reduz o menu para navegação mais compacta.
- Tipo de Barra de Navegação: define como a barra de navegação será exibida.
- Fixo: permanece visível durante a navegação.
- Estático: acompanha o fluxo normal da página.
- Oculto: remove a barra da visualização.
- Versão: versão atual do aplicativo.
- Fontes: quantidade de fontes em uso.
- Expira em: prazo restante da licença.
- Uso de Disco: ocupação de sistema, banco de dados, NetFlow bruto e espaço livre.
- Atualizações: status do RR Flow e da base Geo.
Validação¶
- O valor de Versão deve bater com o item RR Flow em Atualizações.
- A contagem de Fontes deve bater com a tela Fontes e com o limite da licença.
- Expira em deve ser coerente com a tela Licença.
- O Personalizador do Tema deve abrir sem recarregar a página.
- As mudanças de Tematização e Layout devem ser refletidas visualmente na interface atual.
- Uso de Disco deve refletir o consumo real do host.
- Os dois itens de Atualizações devem exibir estado coerente com o ambiente.
Problemas comuns¶
- Expiração próxima ou vencida: revisar Licença.
- Contagem de fontes divergente: revisar Fontes e o limite licenciado.
- Personalizador do Tema não abre: revisar carregamento do frontend e permissões do navegador.
- Alteração visual não reflete: repetir o ajuste e validar se a interface atual suporta a opção selecionada.
- Uso de disco alto: revisar retenção de dados raw e crescimento do banco.
- Status de atualização ausente ou desatualizado: validar conectividade e rotina de update.
Análise Avançada¶
Tela: /admin/dash-advanced-analysis
Objetivo¶
Investigar tráfego bruto em uma única tela, combinando filtros por origem, interface, direção, grupos, expressão manual, gráficos temporais, tabela de conexões e rankings estatísticos.

Pré-requisitos¶
- Pelo menos uma origem ativa com dados brutos no período consultado.
- Para leitura por interface mais clara, mantenha as interfaces da origem sincronizadas.
Como usar¶
- Acesse Painéis > Análise Avançada.
- No bloco Filtro, escolha a Origem e o Intervalo de tempo.
- Confira as Interfaces selecionadas e ajuste a Direção antes de aprofundar a consulta.
- Comece com Sem Agregação para enxergar o fluxo bruto. Depois aplique Agregação quando precisar resumir por IP, prefixo, AS, porta, protocolo, interface ou MAC.
- Defina Ordem, Limite de Conexões e Topo das Estatísticas conforme o volume que deseja analisar.
- Em Tipo de filtro, escolha se a análise será manual ou baseada em grupos como Meu ISP, Meus Clientes, Prefixos Favoritos, ASNs Favoritos, CDNs, Serviços, DNS Público, Filtros Personalizados ou Países.
- Se necessário, complemente a consulta em Filtro Manual. O filtro manual pode ser usado sozinho ou junto com o filtro por grupos.
- Clique em Atualizar.
- Leia primeiro o gráfico Tráfego da Interface para localizar pico, janela de tempo e direção do tráfego.
- Use Análise de tráfego para descobrir se o pico é dominado por protocolo, flags, AS, geografia ou sub-redes.
- Na tabela Conexões, aprofunde a investigação por IP, ASN, porta, protocolo, flags e volume.
- Use os rankings abaixo da tabela para resumir rapidamente os principais IPs, ASNs, países, interfaces, protocolos e flags dentro da consulta atual.
Campos e opções¶
Filtro¶

- Compartilhar visualização: copia um link com o estado atual da tela para abrir a mesma consulta depois.
- Origem: escolhe a fonte de fluxo usada na análise. A lista mostra apenas origens ativas.
- Intervalo de tempo: define a janela da consulta. Quanto maior a janela, maior tende a ser o volume de dados retornado.
- Autoatualização: recarrega a tela automaticamente em intervalos como
1m,2m,5m,10m,15me30m. Use Desligado quando quiser congelar a leitura. - Atualizar: executa novamente a consulta com os filtros atuais.
- Interfaces: limita a leitura às interfaces selecionadas. Ao trocar a origem, a lista é recarregada e a tela tende a priorizar as interfaces upstream por padrão.
- Direção:
- RX e TX: considera entrada e saída.
- RX (Receber): considera apenas tráfego de entrada.
- TX (Transmitir): considera apenas tráfego de saída.
- Lados: define em qual lado do fluxo o filtro por grupos será aplicado.
src: trata o conjunto selecionado como origem.dst: trata o conjunto selecionado como destino.- Use esse campo quando o mesmo grupo puder aparecer dos dois lados da conversa e você quiser forçar a leitura em um lado específico.
Agregação e ordenação¶
- Agregação: resume a consulta em vez de listar cada conexão individual.
- Sem Agregação: mostra a leitura mais direta possível do fluxo bruto.
- Agregações de IP e roteamento:
- Endereço IP de origem
- Endereço IP de destino
- Prefixo de origem
- Prefixo de destino
- AS de origem
- AS de destino
- Próximo salto BGP
- Próximo salto
- Agregações de protocolo e portas:
- Porta de origem
- Porta de destino
- Protocolo IP
- Flags TCP
- Agregações por sub-rede:
- Sub-rede IPv4 de origem
- Sub-rede IPv4 de destino
- Sub-rede IPv6 de origem
- Sub-rede IPv6 de destino
- Agregações por interface física:
- Interface de entrada
- Interface de saída
- MAC de origem na entrada
- MAC de destino na entrada
- MAC de origem na saída
- MAC de destino na saída
- Máscara: aparece quando a agregação é por sub-rede. Define o tamanho do agrupamento.
- Top: aparece junto da agregação por sub-rede. Limita quantas sub-redes mais relevantes entram no agrupamento.
- Ordem: define qual métrica será usada para ordenar a lista, como Duração, Fluxos, Bytes, Bytes por pacote, Bytes por segundo, Pacotes e Pacotes por segundo.
- Limite de Conexões: quantidade máxima de linhas carregadas na tabela.
- Topo das Estatísticas: quantidade de itens mostrados em cada ranking do rodapé.
Tipo de filtro¶
- Tipo de filtro define de onde vem o recorte principal da consulta.
- Manual: usa somente o Filtro Manual.
- Meu ISP: usa os dados cadastrados em Meu ISP. O campo Prefixos (opcional) permite reduzir a leitura a partes específicas do cadastro.
- Meus Clientes: usa o cadastro de Meus Clientes. O campo Cliente do meu cliente ajuda a aprofundar a consulta quando houver downstream cadastrado.
- Prefixos Favoritos: usa grupos cadastrados em Prefixos Favoritos.
- ASNs Favoritos: usa grupos cadastrados em AS Favoritos.
- CDNs: usa grupos cadastrados em CDNs.
- Serviços: usa grupos cadastrados em Serviços.
- DNS Público: usa o cadastro de DNS Público.
- Filtros Personalizados: usa expressões salvas em Filtros Personalizados.
- Países: usa a base de países. A opção Ignorar país inverte a lógica e exclui o país selecionado.
- Predefinido: mostra o item ou grupo escolhido dentro do tipo de filtro selecionado. Alguns tipos aceitam múltiplos itens; outros trabalham com uma única seleção.
- Abrir cadastro: o botão ao lado de Predefinido abre a tela de cadastro relacionada ao filtro atual.
- Filtro Manual: adiciona uma expressão nfdump por cima do filtro atual. Pode ser usado sozinho ou combinado com o filtro por grupos. Quando não há expressão específica, a tela trabalha com
any.
Tráfego da Interface¶

- O gráfico Tráfego da Interface mostra a evolução temporal da consulta.
- As métricas disponíveis são
bps,bytes,Packets,flows,ppsebpp. - Totais:
- ligado: soma as séries em um total consolidado.
- desligado: mantém a visão separada por interface ou série.
- Use este bloco para identificar:
- quando o pico começou;
- se ele é contínuo ou em rajadas;
- se ocorre em RX, TX ou ambos;
- quais interfaces estão mais envolvidas.
Análise de tráfego¶

- O bloco Análise de tráfego reorganiza a mesma janela de tempo por categorias.
- Proto: mostra a distribuição por protocolo.
- Flags: ajuda a diferenciar padrões como
ACK,SYNe combinações. - AS: destaca sistemas autônomos mais relevantes.
- Geo: mostra a distribuição geográfica.
- Sub-rede: divide por sub-redes. Nesse modo aparecem Máscara e Família.
- Top: define quantas séries principais entram no gráfico.
- Família: em Sub-rede, escolhe entre IPv4 e IPv6.
- Esse bloco é útil quando o pico já foi localizado no tempo e você quer entender sua composição.
Análise de Tráfego Agrupado¶

- O bloco Análise de Tráfego Agrupado aparece quando a consulta permite comparação por grupos ou por sub-redes.
- Grupos: compara o conjunto selecionado no Tipo de filtro, como CDNs, Serviços, Prefixos Favoritos, Meu ISP ou DNS Público.
- Sub-redes /máscara: aparece quando a agregação atual é por sub-rede.
- Use esse bloco para comparar rapidamente quais grupos ou sub-redes mais pesam dentro da mesma consulta.
Conexões¶

- A tabela Conexões mostra a prévia dos resultados da consulta.
- As colunas variam conforme a agregação e conforme a opção Mostrar tudo.
- Entre os campos mais comuns estão horário inicial, horário final, duração, bytes,
bps, média,pps,bpp, pacotes, protocolo, flags, IPs, portas, ASNs, interfaces e próximos saltos. - CSV: baixa a tabela atual em arquivo.
- Globo: abre um globo com as conexões geolocalizadas já carregadas na tabela.
- Torre: abre uma visualização vertical da agregação atual. Esse botão só aparece quando a consulta está agregada.
- Abrev: encurta rótulos e valores para leitura compacta.
- Mapa CGNAT: destaca IPs em faixa CGNAT e aplica mapeamento quando houver dados disponíveis.
- Mostrar tudo: exibe colunas cruas que normalmente ficam ocultas.
-
Ao clicar em um IP da tabela, a tela abre um menu com ações como:
- Rastrear conexão
- Mostrar no mapa
- Tráfego
- Looking Glass
- Ping
- Traceroute
- Scanner
-
Botão Globo

-
Botão Torre

Estatísticas¶
- Os rankings abaixo da tabela são calculados a partir das conexões carregadas na consulta atual.
- Esses cards ajudam a resumir rapidamente:
- principais ASNs de origem e destino;
- principais países;
- principais IPs;
- principais interfaces;
- principais próximos saltos BGP;
- principais protocolos e flags.
- Se o Limite de Conexões estiver baixo, os rankings refletirão apenas esse recorte.
Validação¶
- A Origem deve ter dados no período escolhido.
- Ao mudar filtros, a leitura do gráfico, da tabela e dos rankings deve apontar para o mesmo comportamento geral.
- Se você ativar Agregação, o título da tabela e a leitura dos dados devem mudar de acordo com o agrupamento escolhido.
- Se você usar Tipo de filtro com grupos, o campo Predefinido deve ser preenchido antes de esperar resultado coerente.
- Ao habilitar Mostrar tudo, novas colunas podem aparecer, mas o volume total da consulta deve permanecer o mesmo.
- Se o botão Torre aparecer, a consulta está realmente agregada.
- Os rankings do rodapé devem ser interpretados como resumo das conexões carregadas, não como total absoluto de toda a base.
Problemas comuns¶
- Tela sem dados: revisar Origem, período, Interfaces, Direção e se a fonte realmente está recebendo flow.
- Resultado grande demais: reduzir o Intervalo de tempo, aplicar Agregação, diminuir o Limite de Conexões ou refinar o Filtro Manual.
- Resultado estranho com grupos: revisar Lados. Em muitos casos o mesmo grupo pode aparecer como origem ou destino, e esse campo muda completamente a leitura.
- Lista de interfaces confusa: revisar o cadastro da fonte e a sincronização de interfaces.
- Globo sem linhas: os dados atuais podem não ter geolocalização suficiente.
- Torre não aparece: a consulta ainda está em Sem Agregação.
- Análise de Tráfego Agrupado não aparece: a combinação atual de filtro e agregação não habilita esse bloco.
- Mapa CGNAT sem efeito: a origem pode não ter dados CGNAT mapeáveis para a consulta atual.
- Ranking diferente do esperado: revisar Ordem, Limite de Conexões e lembrar que os rankings usam somente as conexões carregadas na tela.
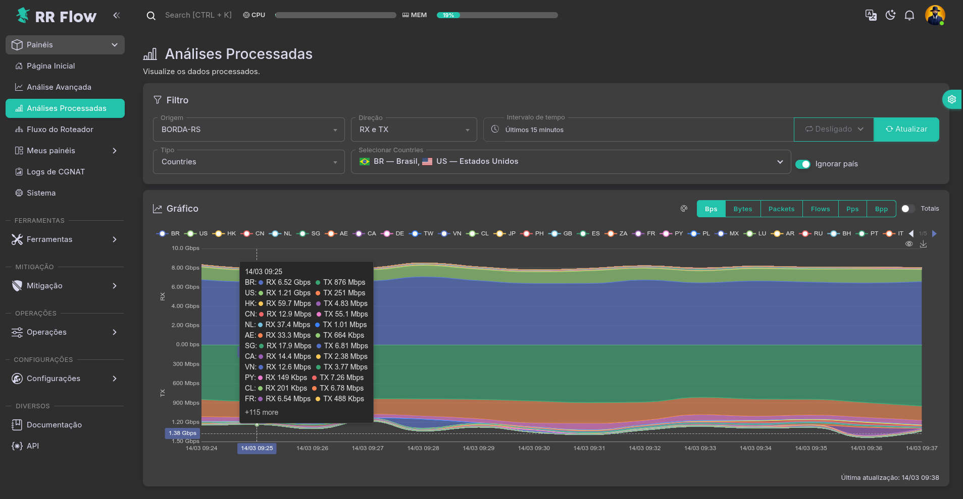
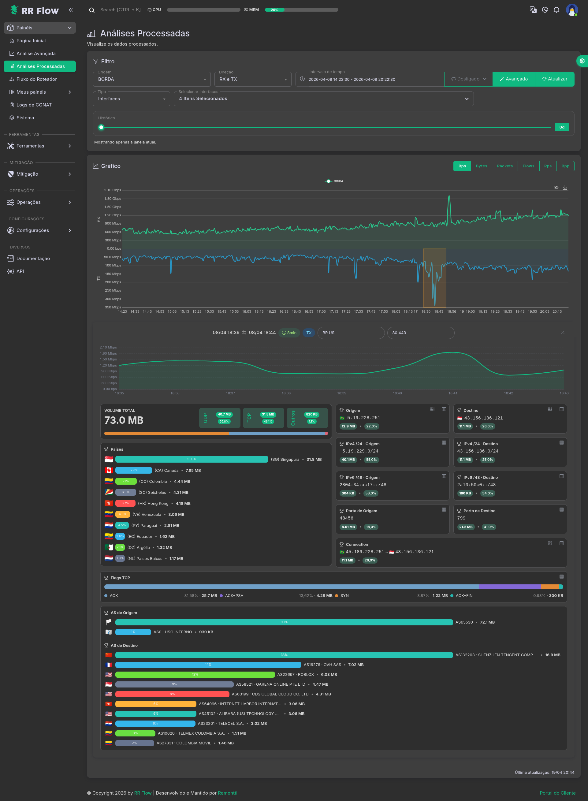
Análises Processadas¶
Tela: /admin/dash-processed-analytics
Objetivo¶
Analisar séries processadas com foco em tendência, comparação histórica e investigação guiada da janela selecionada. Esta tela combina leitura rápida do dataset processado com um fluxo de aprofundamento que destaca volume, protocolos, flags, países, IPs, portas, prefixos, conexões e ASs sem sair da própria página.

Pré-requisitos¶
- A origem precisa ter dataset processado disponível para o tipo selecionado.
- Para o fluxo de investigação da janela selecionada, a origem também precisa ter dados brutos disponíveis no período analisado.
Como usar¶
- Acesse Painéis > Análises Processadas.
- Escolha a Origem.
- Defina a Direção e o Intervalo de tempo.
- Em Tipo, escolha o dataset que deseja analisar.
- Preencha os seletores que aparecerem para o dataset escolhido.
- Clique em Atualizar.
- No gráfico principal, alterne a métrica entre
bps,bytes,Packets,flows,ppsebpp. - Use Totais quando quiser consolidar as séries selecionadas em uma única leitura.
- Ative Avançado quando quiser comparar a janela atual com referências históricas equivalentes, como Hoje, Mediana e mesmo dia da semana.
- No gráfico avançado, selecione uma janela de interesse diretamente com o mouse.
- Após a seleção, acompanhe o mini gráfico raw e o painel investigativo logo abaixo.
- Use os campos Ignorar países e Ignorar portas quando quiser refinar o recorte da investigação sem alterar o gráfico principal.
- Leia primeiro os destaques de Volume Total, UDP/TCP/Outros, Countries, Source, Destination, prefixos, portas, Connection, Flags TCP e AS.
- Clique nos ícones dos cards para abrir os modais com as listas completas e aprofundar a análise do item exibido.
Campos e opções¶
Filtro¶
- Origem: escolhe a fonte usada na leitura. O campo Tipo só deixa disponíveis os datasets que existem para essa origem.
- Direção:
- RX e TX: mostra entrada e saída.
- RX only: mostra apenas entrada.
- TX only: mostra apenas saída.
- Intervalo de tempo: define a janela da consulta.
- Autoatualização: recarrega a tela automaticamente em intervalos como
1m,2m,5m,10m,15me30m. - Atualizar: executa novamente a consulta com os filtros atuais.
- Avançado: habilita o gráfico de comparação histórica e a investigação guiada da janela selecionada.
- History days: em modo avançado, define quantos dias equivalentes serão usados como referência histórica.
Tipo¶
- Tipo define qual dataset processado será desenhado no gráfico.
- As opções disponíveis dependem da origem escolhida.
- Os datasets suportados na tela são:
- Interfaces: compara tráfego por interface. A tela tende a selecionar interfaces upstream por padrão.
- My prefixes + interfaces: cruza prefixos próprios com interfaces. Quando este tipo é escolhido, o seletor genérico some e aparecem os campos Interfaces e Prefixes.
- Flags: mostra a distribuição por flags TCP.
- Protocol: mostra a distribuição por protocolo.
- CDNS: mostra os grupos cadastrados em CDNs.
- AS Favorites: mostra os grupos cadastrados em AS Favoritos.
- Prefixes Favorites: mostra os grupos cadastrados em Prefixos Favoritos.
- Services: mostra os grupos cadastrados em Serviços.
- Countries: mostra a distribuição por países. A tela tende a iniciar com
BRselecionado.
Seletores do dataset¶
- Selecionar
: mostra os itens disponíveis para o dataset atual. Na maioria dos tipos, é possível escolher múltiplos itens. - Interfaces e Prefixes: aparecem no tipo My prefixes + interfaces. Servem para restringir o gráfico a partes específicas do cadastro.
- Ignore country: aparece no tipo Countries. Quando ativado, a tela exclui do gráfico os países selecionados em vez de incluí-los.
Gráfico¶
- O gráfico sempre usa o mesmo recorte definido no bloco Filtro.
- As métricas disponíveis são:
bpsbytesPacketsflowsppsbpp
- Totais:
- desligado: mantém as séries separadas;
- ligado: consolida as séries selecionadas em uma série total.
- Quando a Direção está em RX e TX, a tela separa a visualização dos dois lados para facilitar a comparação.
- No modo Avançado, a tela passa a comparar a janela atual com referências históricas equivalentes e destaca automaticamente a série atual, a mediana e o mesmo dia da semana.
- Última atualização: mostra quando a tela recarregou os dados exibidos no gráfico.

Investigação da janela selecionada¶
- Ao selecionar uma janela no gráfico avançado, a tela abre um painel investigativo logo abaixo.
- O topo desse painel mostra um mini gráfico raw da mesma janela, respeitando o dataset, a direção e os filtros ativos.
- Ignorar países: exclui países da investigação da janela selecionada. Em
RXa exclusão é aplicada sobresrc geo; emTX, sobredst geo; emRX e TX, nos dois lados. - Ignorar portas: exclui portas da investigação da janela selecionada usando
not port in [ ... ]. - Volume Total: mostra o volume consolidado da janela e a decomposição por UDP, TCP e Outros.
- Countries: destaca os principais países da janela selecionada por volume.
- Source e Destination: mostram o principal IP de origem e destino, com botão para abrir o modal detalhado.
- IPv4 /24 · Source, IPv4 /24 · Destination, IPv6 /48 · Source e IPv6 /48 · Destination: mostram o prefixo dominante em cada visão, com drill-down em modal.
- Source Port e Destination Port: mostram a porta principal de cada lado e permitem abrir a lista completa em modal.
- Connection: mostra a conexão dominante da janela e permite abrir modais para Top Connection, Sockets, Source sockets e Destination sockets.
- Flags TCP: mostra uma barra múltipla por volume, com tooltip por segmento e acesso ao modal com a tabela completa e legenda das flags.
- Source AS e Destination AS: mostram os principais sistemas autônomos da janela, com bandeira do país do AS e volume correspondente.
- Os modais usam os mesmos dados carregados para a investigação, sem exigir nova navegação para a Análise Avançada.
Validação¶
- O campo Tipo deve reagir à Origem e mostrar somente os datasets disponíveis para ela.
- Ao trocar o Tipo, os seletores auxiliares devem mudar de acordo com o dataset escolhido.
- No tipo Countries, a opção Ignore country deve aparecer.
- No tipo My prefixes + interfaces, o seletor genérico deve ser substituído por Interfaces e Prefixes.
- Ao mudar métrica, direção ou intervalo, o gráfico deve refletir essa alteração depois de Atualizar.
- Ao ativar Totais, a leitura deve ficar consolidada.
- No modo Avançado, a seleção feita no gráfico deve abrir o mini gráfico raw e o painel de investigação logo abaixo.
- O mini gráfico raw deve respeitar o mesmo contexto da tela: dataset selecionado, direção, interfaces, prefixos, flags, protocolos, serviços, países e filtros de exclusão ativos.
- Os cards de Source, Destination, Ports, Prefixes, Connection, Flags TCP e AS devem permitir abrir modais detalhados.
- Os filtros Ignorar países e Ignorar portas da janela selecionada devem alterar o mini gráfico raw e os cards investigativos.
Problemas comuns¶
- Tipo indisponível: a origem selecionada não possui esse dataset processado.
- Sem gráfico: revisar origem, intervalo e se há dados processados para o tipo escolhido.
- Gráfico muito poluído: reduzir a quantidade de itens selecionados no dataset ou ativar Totais.
- Resultado estranho em Countries: revisar se Ignore country está ligado.
- Resultado vazio em My prefixes + interfaces: revisar o cadastro em Meu ISP e a geração em Gráficos Processados.
- Leitura parcial: revisar se a Direção está em
RX onlyouTX only. - Janela selecionada sem investigação: revisar se o modo Avançado está ativo e se a janela escolhida está dentro do limite aceito pela tela.
- Mini gráfico raw diferente do esperado: revisar se a investigação está herdando corretamente interfaces, prefixos, flags, protocolos, países e os campos Ignorar países / Ignorar portas.
- Card vazio na investigação: revisar se há dados brutos reais naquele intervalo, mesmo quando o gráfico processado mostra tendência.
- Modal sem conteúdo: revisar se o bloco correspondente já terminou de carregar e se a origem possui dados para aquela visão específica.
Fluxo do Roteador¶
Tela: /admin/dash-router-flow
Objetivo¶
Visualizar o fluxo em tempo real por interface, destacando entrada, saída e concentração de volume em uma origem específica.

Pré-requisitos¶
- Origem com interfaces e fluxo disponível.
Como usar¶
- Acesse Painéis > Fluxo do Roteador.
- No bloco Filtro, selecione a Origem.
- Ajuste Interfaces quando quiser restringir a leitura.
- No bloco Mapa de Fluxo, acompanhe o volume vindo das interfaces à esquerda, passando pelo roteador no centro e seguindo para os destinos à direita.
- Use a largura das faixas para identificar rapidamente os caminhos com maior volume.
Campos e opções¶
- Origem: source analisada no mapa.
- Interfaces: restringe a visualização às interfaces selecionadas.
- Mapa de Fluxo: diagrama visual do tráfego por interface, com a origem no centro e os principais fluxos distribuídos entre entrada e saída.
- Faixas do mapa: quanto mais larga a faixa, maior o volume representado.
Validação¶
- A Origem deve aparecer na lista de seleção.
- As Interfaces devem corresponder à origem escolhida.
- O Mapa de Fluxo deve reagir à troca de origem e ao filtro de interfaces.
- A espessura das faixas deve acompanhar a variação relativa do tráfego exibido.
Problemas comuns¶
- Origem ausente: revisar cadastro em Fontes.
- Interfaces incompletas ou vazias: revisar descoberta e atualização das interfaces da source.
- Sem fluxo no mapa: validar coleta, origem selecionada e disponibilidade de dados.
- Leitura confusa: reduzir a quantidade de interfaces selecionadas.
Meus Dashboards¶
Tela: /admin/dash-my-home
Objetivo¶
Exibir dashboards personalizados por usuário, com cards de gráfico, tabela, anomalias e consultas de LG.
Pré-requisitos¶
- Dashboard cadastrado.
Como usar¶
- Acesse Painéis > Meus painéis e selecione o dashboard desejado no submenu.
- Revise os cards existentes no grid.
- Use Editar para entrar no modo de alteração do dashboard.
- Em edição, use Adicionar Card para incluir um novo bloco.
- Escolha o tipo do card: gráfico, tabela, anomalias ou LG.
- Preencha os parâmetros do card e salve.
- Use os controles do topo para atualizar a visualização, alternar modo de tela e sair da edição.
Campos e opções¶
- Editar: habilita o modo de edição do dashboard.
- Adicionar Card: abre a escolha do tipo de card.
- Fechar: sai do modo de edição.
- Adicionar gráfico:
- escolha o modelo visual do gráfico;
- selecione o conjunto de dados;
- defina itens, tema, métrica, direção e posição da legenda;
- conclua em Finalizar.
- Adicionar tabela:
- define modelo da tabela, ordenação, intervalo, direção, fontes, interfaces, ranking, agrupamento, colunas e filtro manual.
- Adicionar anomalias:
- define status, intervalo, linhas, ordenação, fontes, análise de tráfego, busca, colunas e exibição de prefixos afetados.
- Adicionar LG:
- define tipo de consulta, valor, AFI, roteador, linhas, visibilidade de comunidades, mapeamentos e ordem das colunas.
Validação¶
- O dashboard deve carregar o layout salvo para o usuário.
- O card criado deve aparecer no grid após salvar.
- Cada card deve respeitar os parâmetros definidos na própria configuração.
- A atualização manual deve refletir os dados mais recentes do painel.
Problemas comuns¶
- Dashboard não aparece no menu: revisar cadastro em Operação > Meus Dashboards.
- Card vazio: revisar configuração do card, fonte de dados e filtros aplicados.
- Card não salva: revisar campos obrigatórios do modal correspondente.
- Layout inconsistente: revisar edição, ordem dos cards e salvamento do dashboard.
Logs CGNAT¶
Tela: /admin/cgnat-logs
Objetivo¶
Consultar logs de CGNAT por origem, período, IP e porta. A mesma tela atende fontes em modo PBA, Deterministic e Dynamic, ajustando a leitura da tabela conforme o tipo da fonte.
Pré-requisitos¶
- Fonte com CGNAT habilitado e exportação de logs ativa.
Como usar¶
- Acesse Painéis > Logs CGNAT.
- Escolha a Origem. O nome da fonte já mostra o tipo do coletor, como
PBA,DeterministicouDynamic. - Defina o Intervalo de tempo.
- Escolha se a busca será por Público ou Privado.
- Informe o IP.
- Se necessário, refine a busca pela Port.
- Ajuste Resultados conforme a quantidade de eventos que deseja revisar.
- Clique em Pesquisar.
- Revise a tabela Logs.
- Se estiver investigando sessão de assinante, compare o IP pesquisado, o NAT IP e a faixa de portas retornada.
Campos e opções¶
Filtro¶
- Origem: escolhe a fonte consultada. A lista mostra apenas fontes com CGNAT habilitado.
- Intervalo de tempo: define a janela da busca. Se a investigação não retornar nada, o primeiro ajuste costuma ser ampliar esse período.
- Público / Privado:
- Público: procura usando o IP público NAT.
- Privado: procura usando o IP privado do assinante.
- IP: IP principal da consulta, de acordo com o modo escolhido em Público / Privado.
- Port: refina a busca quando é necessário localizar uma sessão específica dentro de um bloco de portas.
- Resultados: quantidade de linhas retornadas na tabela. Na prática, a API limita o retorno máximo a
500registros por consulta. - Pesquisar: executa a busca com os filtros atuais.
Como interpretar a tabela¶
- A tabela muda conforme o tipo da fonte selecionada.
Fonte em modo PBA¶
- Quando a fonte está em PBA, a tabela mostra a alocação do bloco de portas.
- Colunas:
- Allocated: data e hora do registro.
- Event: evento do bloco, como inclusão ou remoção.
- Status: estado do bloco, como ativo ou encerrado.
- Proto: protocolo associado ao registro.
- IP: IP pesquisado no contexto da consulta.
- NAT IP: IP público NAT relacionado ao bloco.
- Start e End: início e fim da faixa de portas.
- Total: quantidade de portas do bloco.
- Essa leitura é a mais indicada quando o objetivo é responder perguntas como:
- qual bloco foi entregue para este assinante;
- qual IP público estava associado;
- se a porta investigada está dentro da faixa retornada.
Fonte em modo Deterministic ou Dynamic¶
- Quando a fonte está em Deterministic ou Dynamic, a tabela muda para uma leitura por fluxo traduzido.
- Colunas:
- Allocated: horário do evento ou do fluxo.
- Event: tipo do evento NAT encontrado.
- Proto: protocolo.
- Src IP e Src Port: origem antes da tradução.
- Dst IP e Dst Port: destino antes da tradução.
- X-Src IP e X-Src Port: origem traduzida.
- X-Dst IP e X-Dst Port: destino traduzido.
- Em algumas linhas, o IP traduzido de destino pode vir com bandeira e dica geográfica.
- Essa leitura é útil quando o objetivo é identificar a sessão traduzida em si, e não apenas o bloco de portas.
Uso prático¶
- Se a dúvida é “qual IP público e qual faixa de portas estavam ligados a este IP privado?”, a leitura principal tende a ser Privado em fonte PBA.
- Se a dúvida é “este IP público/porta estava associado a quem?”, a leitura costuma começar por Público, refinando com Port.
- Se a fonte for Dynamic ou Deterministic, use a tabela para rastrear a tradução entre IP/porta originais e IP/porta traduzidos.
Validação¶
- A troca de Origem ou Intervalo de tempo deve alterar o retorno da tabela.
- A alternância entre Público e Privado deve mudar o contexto da busca.
- Em fonte PBA, o resultado deve trazer bloco de portas coerente com o IP e a porta pesquisados.
- Em fonte Deterministic ou Dynamic, a tabela deve mostrar a relação entre IP/porta originais e traduzidos.
- Se houver muitos resultados, reduza a janela de tempo ou refine pela Port.
Problemas comuns¶
- Sem retorno: revisar Origem, período, tipo Público / Privado e exportação de logs no equipamento.
- Resultado muito amplo: reduzir o período ou informar a Port.
- Resultado incompleto: ampliar o período ou aumentar Resultados.
- IP encontrado, mas porta não bate: revisar se a porta investigada está dentro da faixa retornada no bloco ou se a busca deveria estar em Público em vez de Privado.
- Tabela diferente da esperada: a fonte selecionada pode estar em modo PBA, Deterministic ou Dynamic, e a tela muda as colunas conforme esse tipo.
- Origem ausente: revisar cadastro e status da fonte em Operação > Fontes.
Sistema¶
Tela: /admin/system
Objetivo¶
Exibir o estado operacional do host, dos coletores, do banco e do armazenamento usados pelo RR Flow.
Como usar¶
- Acesse Painéis > Sistema.
- Revise os cards superiores de RR Flow, Linux, Coletores, Performance, Tempo de Atividade e Banco de dados.
- Confira os blocos de Média da CPU, Uso de Memória, Uso de Swap e Uso de Ramdisk.
- Em Detalhes da CPU, verifique se há núcleo com uso destoante.
- Na tabela Banco de dados de sources, valide crescimento, status e limites por origem.
- Em Uso de Disco, confira montagem, espaço usado, espaço livre e percentual de uso.
- Use Reiniciar ou Testar Disco apenas quando a operação exigir.
Campos e opções¶
- RR Flow: versão instalada e ação Reiniciar.
- Linux: sistema operacional e versão base do host.
- Coletores: versão dos coletores em uso.
- Performance: leitura rápida de CPU e RAM.
- Tempo de Atividade: uptime do host.
- Banco de dados: engine e versão do PostgreSQL.
- Média da CPU: média geral de uso e clock dos núcleos.
- Uso de Memória: consumo atual de RAM.
- Uso de Swap: consumo da área de swap.
- Uso de Ramdisk: uso do diretório de ramdisk configurado.
- Detalhes da CPU: uso por núcleo.
- Banco de dados de sources: tabela por origem com Status, Tamanho, Arquivos, Primeiro, Último e Limites.
- Uso de Disco: tabela do dispositivo com Montagem, Usado, Livre e Uso.
- Testar Disco: executa a checagem do disco a partir da própria tela.
Validação¶
- A versão exibida em RR Flow deve bater com a versão instalada no ambiente.
- Os cards de CPU, memória, swap e ramdisk devem refletir o consumo real do host.
- O Banco de dados de sources deve mostrar origens ativas com crescimento compatível com a coleta.
- O bloco Uso de Disco deve ser coerente com a ocupação real do sistema.
Problemas comuns¶
- Status de source como Inativo: revisar coleta e atualização dessa origem.
- Uso alto de CPU ou RAM: revisar consultas pesadas, retenção e volume de ingestão.
- Ramdisk acima do esperado: revisar processamento temporário e limpeza.
- Disco em nível crítico: revisar crescimento do banco, dados brutos e política de retenção.
- Informações desatualizadas na tela: recarregar a página e validar o estado real no host.








