Operação¶
Fontes¶
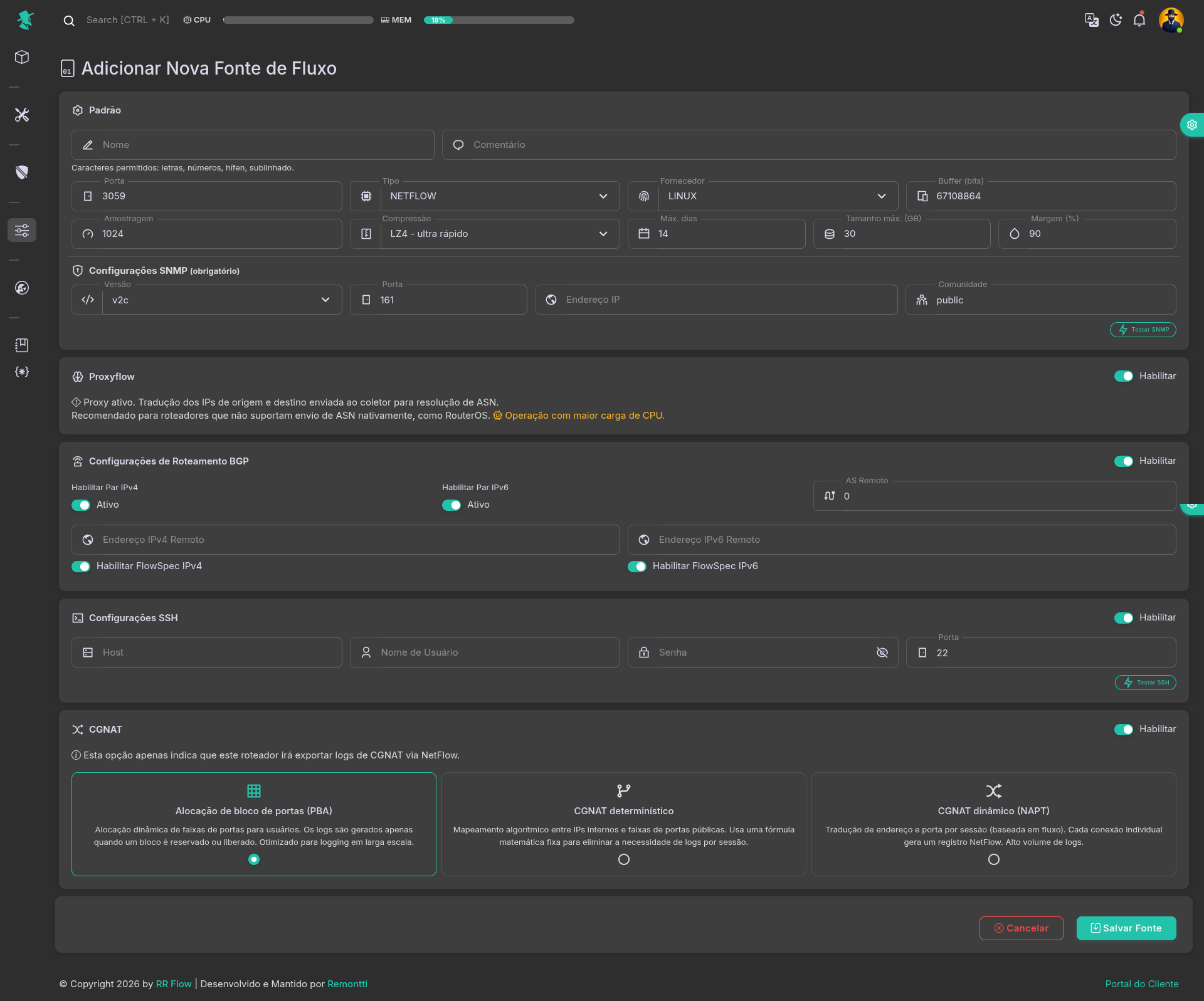
Tela: /admin/sources
Objetivo¶
Cadastrar e manter os exportadores de flow que alimentam a coleta do RR Flow.
Pré-requisitos¶
- Licença ativa.
- Dados do exportador definidos: nome, porta, tipo e fabricante.
- SNMP acessível a partir do RR Flow.
- Se usar BGP, AS remoto e IP do peer já definidos.
- Se usar SSH, host, usuário, senha e porta já definidos.
Como usar¶
- Acesse Operação > Fontes.
- Revise a listagem para confirmar nome, status, porta, quantidade de interfaces, peers e uso de banco por fonte.
- Clique em Adicionar Fonte para abrir o cadastro.
- Em Padrão, preencha nome, comentário, porta, tipo, fabricante, buffer, amostragem, compressão e retenção.
- Em Configurações SNMP, preencha os dados do equipamento e use Testar SNMP.
- Ative Proxyflow somente quando esse modo for necessário.
- Se a fonte participar de BGP ou FlowSpec, preencha Configurações de Roteamento BGP.
- Se precisar de acesso remoto a partir da tela, preencha Configurações SSH e use Testar SSH.
- Se essa fonte exportar logs de CGNAT, habilite CGNAT e escolha o tipo correto.
- Clique em Salvar Fonte.
- Depois do cadastro, use o menu do card para seguir em Interfaces, Peers ou Depuração.
Campos e opções¶
Listagem da tela¶
- Adicionar Fonte: abre o formulário de cadastro.
- Cada card mostra:
- nome da fonte;
- comentário;
- status Ativo ou Inativo;
- tipo de flow;
- fabricante;
- porta configurada.
- Quando Proxyflow está ativo, o card mostra a relação entre a porta do roteador e a porta interna do coletor, no formato
porta do roteador -> porta do coletor. - Badge SSH:
- fica ativo quando a fonte tem SSH configurado;
- ao clicar, abre um terminal SSH para a fonte.
- Badge BGP:
- fica ativo quando há BGP configurado;
- ao clicar, abre o status do vizinho BGP e, quando aplicável, o resumo de peers FlowSpec.
- Badge Fluxos de interfaces: mostra a quantidade de interfaces de fluxo vinculadas à fonte.
- Badge Peers: mostra a quantidade de peers cadastrados para a fonte.
- Badge DB: mostra o tamanho do banco/processamento ligado à fonte e a retenção configurada em dias.
- Menu do card:
- Editar
- Interfaces
- Peers
- Depuração
- Se a licença atingir o limite de sources, o cadastro de novas entradas fica bloqueado.
Padrão¶
- Fonte Ativa: aparece ao editar uma fonte existente. Liga ou desliga a coleta dessa fonte.
- Nome:
- obrigatório;
- aceita apenas letras, números,
-e_; - não aceita espaços;
- deve ser único.
- Comentário: observação livre para identificação operacional.
- Porta:
- sem Proxyflow: é a porta do coletor RR Flow;
- com Proxyflow: é a porta em que o roteador exporta o flow, e o RR Flow aloca outra porta interna para o coletor.
- Tipo:
NETFLOWSFLOW
- Fornecedor:
HUAWEICISCOJUNIPERNOKIAROUTEROSLINUXA10
- Buffer: buffer da coleta.
- Amostragem: fator de amostragem informado pelo exportador.
- Compressão:
LZ4: mais rápidoZSTD: equilibradoBZ2: maior compressão e mais lentoLZO: compressão leve
- Máx. dias: retenção máxima em dias.
- Tamanho máx. (GB): limite máximo de armazenamento da fonte.
- Margem (%): margem de ocupação usada no controle do armazenamento.
Configurações SNMP¶
- Esta seção é obrigatória para salvar a fonte.
- Versão:
v2cv3
- Porta: porta SNMP do equipamento.
- Endereço IP: IP de gerenciamento consultado pelo RR Flow.
SNMP v2c:
- Comunidade: obrigatória quando a versão for
v2c.
SNMP v3:
- Nome de usuário: obrigatório.
- Nível de segurança:
noAuthNoPrivauthNoPrivauthPriv
- Protocolo de autenticação:
MD5SHA
- Senha de autenticação:
- obrigatória quando o nível usar autenticação;
- mínimo de 8 caracteres.
- Protocolo de privacidade:
DESAES-128AES-192AES-256
- Senha de privacidade:
- obrigatória quando o nível for
authPriv; - mínimo de 8 caracteres.
- obrigatória quando o nível for
- Testar SNMP: valida conectividade e leitura SNMP antes de salvar.
Proxyflow¶
- Habilitar: ativa o modo Proxyflow para a fonte.
- Esse modo traduz IPs de origem e destino enviados ao coletor para ajudar na resolução de ASN.
- É indicado principalmente para equipamentos que não exportam ASN nativamente, como RouterOS.
- Esse modo aumenta a carga de CPU do sistema.
- Ao ativar Proxyflow, a porta informada no formulário passa a ser a porta do roteador, e o RR Flow aloca uma porta interna para o coletor.
Configurações de Roteamento BGP¶
- Habilitar: habilita a seção de BGP para a fonte.
- Habilitar Par IPv4: ativa o peer IPv4 da fonte.
- Habilitar Par IPv6: ativa o peer IPv6 da fonte.
- AS Remoto: AS do vizinho remoto.
- Endereço IPv4 Remoto: IP do peer IPv4.
- Endereço IPv6 Remoto: IP do peer IPv6.
- Os campos de IP aceitam apenas endereço host, sem máscara CIDR.
- Habilitar FlowSpec IPv4: habilita FlowSpec IPv4 para o peer.
- Habilitar FlowSpec IPv6: habilita FlowSpec IPv6 para o peer.
- Se o FlowSpec estiver desabilitado globalmente em Roteamento BGP, os controles de FlowSpec da fonte ficam indisponíveis.
- Se FlowSpec for habilitado nesta fonte, o AS Remoto precisa ser igual ao AS global do RR Flow. Sem isso, a tela recusa o salvamento.
Configurações SSH¶
- Habilitar: habilita a configuração SSH da fonte.
- Host: IP ou nome do equipamento para acesso SSH.
- Nome de Usuário: usuário SSH.
- Senha: senha SSH.
- Porta: porta SSH, normalmente
22. - Ícone de olho ao lado da senha: mostra ou oculta o conteúdo digitado.
- Testar SSH: valida a conexão SSH antes de salvar.
- Depois de configurado, o badge SSH no card permite abrir um terminal da fonte.
CGNAT¶
- Habilitar: marca que essa fonte exporta logs de CGNAT via flow.
- Essa opção não configura o CGNAT no roteador. Ela apenas identifica o tipo de exportação para uso no RR Flow.
- Tipos disponíveis:
- Port Block Allocation (PBA): reserva e libera blocos de portas; indicado para cenários de alto volume.
- Deterministic CGNAT: usa mapeamento algorítmico fixo entre IP privado e bloco público.
- Dynamic CGNAT (NAPT): gera registros por sessão/conexão; tende a produzir maior volume de logs.
Ações finais¶
- Salvar Fonte: grava a fonte.
- Cancelar: volta para a listagem sem salvar.
- Remover Fonte:
- aparece apenas ao editar uma fonte existente;
- remove a fonte;
- a confirmação informa que os gráficos processados armazenados no banco para essa fonte também serão removidos.
Interfaces da fonte¶
- Tela relacionada:
/admin/sources/<source>/interfaces - Acesse pelo menu do card em Interfaces ou pelo badge Fluxos de interfaces.
- Essa tela define quais interfaces da fonte serão tratadas como interfaces de coleta.
- Buscar interface…: filtra a lista pelo nome da interface.
- Descoberta SNMP:
- consulta o equipamento via SNMP;
- mostra Novas interfaces e Interfaces ausentes (não encontradas);
- use essa rotina depois de cadastrar a fonte, depois de trocar SNMP ou quando houver mudança no roteador;
- ao aplicar, a lista fica sincronizada com o que foi encontrado no equipamento.
- Adicionar Interface: abre o cadastro manual de uma interface.
- Cada card mostra:
- nome da interface;
- descrição, quando existir;
- indicação visual de interface marcada para coleta de flow.
- Ao clicar em um card, a tela abre a edição da interface.
Campos da interface:
- Coletar NetFlow?:
- ligado: a interface entra no conjunto de interfaces de coleta;
- desligado: a interface continua cadastrada, mas não conta como interface de flow.
- Nome da Interface: nome operacional da interface.
- Descrição: descrição livre para facilitar a identificação.
- Índice:
- identifica a interface na fonte;
- no cadastro manual precisa ser único;
- na edição aparece apenas para consulta.
Como usar:
- Salve a fonte.
- Entre em Interfaces.
- Execute Descoberta SNMP.
- Marque como coleta apenas as interfaces que realmente exportam ou representam o tráfego que você quer acompanhar.
- Use Adicionar Interface só quando precisar cadastrar manualmente uma interface que ainda não veio pela descoberta.
Peers da fonte¶
- Tela relacionada:
/admin/sources/<source>/peers - Acesse pelo menu do card em Peers ou pelo badge Peers.
- Essa tela mantém a lista de peers BGP ligados à fonte para uso nas análises e nas telas de rotas.
- Buscar par por nome, ASN ou IP…: filtra a lista por nome, ASN ou IP.
- Descoberta SNMP:
- consulta os peers no equipamento;
- mostra Novos peers e Peers ausentes (não encontrados);
- use após ativar SNMP ou quando houver mudança na tabela de peers do roteador;
- ao aplicar, a lista local fica sincronizada com o que foi encontrado.
- Adicionar Par: abre o cadastro manual de peer.
- Cada card mostra:
- nome do peer;
- ASN;
- IP do peer.
- Ao clicar em um card, a tela abre a edição do peer.
Campos do peer:
- Nome do Par: nome de identificação do vizinho.
- ASN:
- aceita apenas números;
- use o ASN exatamente como o peer anuncia.
- IP do Par:
- aceita IPv4 ou IPv6;
- informe o endereço do vizinho sem máscara.
Como usar:
- Salve a fonte.
- Entre em Peers.
- Execute Descoberta SNMP para montar a base inicial.
- Revise nome, ASN e IP de cada peer.
- Use Adicionar Par ou edição manual apenas para correções pontuais.
Depuração da fonte¶
- Tela relacionada:
/admin/debug_source/<id> - Acesse pelo menu do card em Depuração.
- Essa tela é usada para validar se a fonte está recebendo flow e se o coletor está conseguindo interpretar esse tráfego.
- No topo, a tela mostra:
- nome da fonte;
- tipo da coleta, como
NETFLOWouSFLOW; - Porta do coletor;
- Porta de recepção do proxy, quando a fonte usa Proxyflow.
Blocos de teste:
- Captura de pacotes (tcpdump):
- verifica se pacotes UDP de flow estão chegando na porta da fonte;
- Iniciar teste inicia a captura;
- Parar encerra a captura;
- Comando mostra o comando executado;
- Status mostra o estado do teste;
- o console mostra os pacotes capturados.
- Depuração do coletor (-E):
- executa o coletor em modo de depuração para mostrar a interpretação dos flows;
- use para confirmar se o RR Flow está decodificando corretamente os dados recebidos;
- antes de iniciar, a tela pede confirmação;
- durante esse teste, o coletor normal da fonte é interrompido temporariamente;
- Comando, Status e o console ajudam a acompanhar a execução.
Como interpretar:
- Se a Captura de pacotes mostra tráfego, o exportador está chegando até a porta da fonte.
- Se a Captura de pacotes mostra tráfego, mas a Depuração do coletor não mostra dados úteis, revise tipo de flow, fabricante, porta e formato exportado.
- Se nenhum pacote aparece, revise exportação no roteador, rota até o RR Flow, firewall e porta configurada.
- Se a fonte usa Proxyflow, confira a diferença entre a porta que recebe o roteador e a porta usada internamente pelo coletor.
Validação¶
- Testar SNMP deve funcionar quando SNMP estiver configurado.
- Testar SSH deve funcionar quando SSH estiver configurado.
- A fonte deve aparecer na listagem após Salvar Fonte.
- O card deve refletir corretamente status, porta, tipo e fabricante.
- Os badges e contadores de Fluxos de interfaces, Peers e DB devem refletir o estado da fonte quando houver coleta.
- O badge SSH deve ficar clicável quando SSH estiver configurado.
- O badge BGP deve ficar clicável quando BGP estiver configurado.
- Após o cadastro, revise Interfaces e Peers da fonte.
- Em Interfaces, confirme se as interfaces certas estão marcadas para coleta.
- Em Peers, confirme se nome, ASN e IP batem com o roteador.
- Em Depuração, a Captura de pacotes deve mostrar chegada de pacotes quando a fonte estiver recebendo flow.
Problemas comuns¶
- Licença inválida ou inativa: a tela não permite gerenciar sources ou ativar coletores.
- Limite de sources atingido: a licença atual não permite cadastrar ou ativar mais sources.
- Nome inválido: use apenas letras, números,
-e_, sem espaços. - Nome duplicado: já existe outra fonte com o mesmo nome.
- Porta do coletor já está em uso: a porta do coletor já está em uso por outra fonte ou serviço.
- Porta do proxy já está em uso: a porta usada no Proxyflow já está ocupada por outra fonte.
- Fonte salva sem coletar dados: revisar exportador, porta configurada, status da fonte e conflito de portas.
- Testar SNMP falha:
- revisar IP, porta e comunidade no
v2c; - revisar usuário, nível de segurança, protocolos e senhas no
v3.
- revisar IP, porta e comunidade no
- SNMP v3 não salva:
- revisar se o usuário foi informado;
- revisar se as senhas têm pelo menos 8 caracteres quando exigidas.
- Interface não aparece em Interfaces:
- execute Descoberta SNMP;
- revise SNMP e o índice da interface no equipamento.
- Interface cadastrada mas não conta como coleta:
- revise o campo Collect NetFlow? na interface.
- Não consegue salvar interface manual:
- revise se o Index já não existe;
- o índice precisa ser único dentro da fonte.
- Peer não aparece em Peers:
- execute Descoberta SNMP;
- revise se o peer existe no roteador e se o SNMP está retornando esses dados.
- Par salvo com erro operacional:
- revise se o ASN tem apenas números;
- revise se o IP do Par foi informado sem máscara.
- Peer BGP não sobe: revisar AS Remoto, IP remoto e configuração global do BGP.
- FlowSpec não salva na fonte: revisar se o AS Remoto é igual ao AS global do RR Flow.
- IP remoto IPv4 ou IPv6 inválido: revisar formato do endereço e remova máscara CIDR.
- Depuração sem pacotes no
tcpdump: revisar exportação do roteador, firewall e porta configurada na fonte. - Depuração do coletor (-E) deve ser usado como teste curto, porque interrompe temporariamente o coletor normal da fonte.
Gráficos Processados¶
Tela: /admin/processed-graphics
Objetivo¶
Definir quais datasets serão pré-processados e gravados no banco para acelerar consultas, relatórios e dashboards.
Pré-requisitos¶
- Fontes cadastradas e com interfaces disponíveis para seleção.
- Banco operacional.
- Para habilitar Meus prefixos + interfaces, o Meu ISP precisa ter ao menos um prefixo IPv4 e um prefixo IPv6 configurados.
Como usar¶
- Acesse Operação > Gráficos processados.
- Revise os blocos de dataset disponíveis.
- Em cada bloco que deve ser usado, ative Gerar gráficos.
- Defina Dias.
- Selecione as Fontes que alimentarão aquele dataset.
- Depois de escolher as sources, revise as Interfaces exibidas para cada uma delas.
- No bloco Meus prefixos + interfaces, ajuste também as máscaras IPv4 e IPv6 quando necessário.
- Clique em Salvar.
- Valide o reflexo em Análises Processadas, painéis e demais telas que consomem esses dados.
Campos e opções¶
Blocos disponíveis¶
- CDNs
- AS Favoritos
- Prefixos Favoritos
- Serviços
- Protocolo
- Flags
- Interfaces de fontes
- Meus prefixos + interfaces
- Países
Cada bloco é configurado separadamente.
Gerar gráficos¶
- Liga ou desliga o pré-processamento daquele bloco.
- Quando desligado, os campos do bloco ficam ocultos.
- Use essa chave apenas nos datasets que realmente serão consumidos.
Dias¶
- Define por quantos dias os dados processados daquele bloco serão mantidos.
- O valor mínimo aceito é
1. - Quando o valor estiver inválido, a tela volta para o padrão do bloco.
- O padrão inicial da tela é
14dias.
Fontes¶
- Define quais fontes alimentarão aquele dataset.
- A seleção é múltipla.
- O bloco habilitado só salva corretamente se houver pelo menos uma fonte selecionada.
- Se nenhuma fonte for escolhida em um bloco habilitado, a tela interrompe o salvamento.
Interfaces¶
- Depois que uma ou mais fontes são escolhidas, a tela abre um seletor de interfaces para cada fonte.
- As interfaces ficam separadas por fonte.
- Quando existirem interfaces do tipo upstream, a tela tende a deixá-las pré-selecionadas por padrão.
- Se a fonte não tiver interfaces disponíveis, a tela mostra Nenhuma interface.
- Use as interfaces para limitar o escopo do dataset ao tráfego realmente relevante.
Meus prefixos + interfaces¶
- Esse bloco só pode ser habilitado quando Meu ISP tiver pelo menos:
- um prefixo IPv4
- um prefixo IPv6
- Se isso não estiver pronto, a tela mostra um aviso e bloqueia a ativação.
- Máscara IPv4 (/8 a /24):
- controla o nível de agregação dos dados IPv4;
- quanto maior o número, mais específico o agrupamento.
- Máscara IPv6 (/8 a /36):
- controla o nível de agregação dos dados IPv6;
- quanto maior o número, mais específico o agrupamento.
O que cada bloco representa¶
- CDNs: processa dados ligados aos grupos cadastrados em CDNs.
- AS Favoritos: processa dados ligados aos grupos cadastrados em AS Favoritos.
- Prefixos Favoritos: processa dados ligados aos grupos cadastrados em Prefixos Favoritos.
- Serviços: processa dados ligados ao catálogo de serviços.
- Protocolo: processa agregações por protocolo.
- Flags: processa agregações por flags.
- Interfaces de fontes: processa dados por interfaces das fontes selecionadas.
- Meus prefixos + interfaces: processa os meus prefixos combinados com interfaces.
- Países: processa agregações por país.
Salvar¶
- Grava toda a configuração dos blocos em uma única operação.
Validação¶
- O bloco habilitado deve manter Gerar gráficos ativo após salvar.
- As Fontes escolhidas devem permanecer vinculadas ao bloco.
- As Interfaces escolhidas devem permanecer associadas à fonte correta.
- Alterações em Dias devem refletir a retenção esperada.
- No bloco Meus prefixos + interfaces, as máscaras devem permanecer com os valores ajustados.
- O dataset habilitado deve passar a alimentar as telas que dependem dele.
Problemas comuns¶
- O bloco não salva: revisar se há pelo menos uma Fonte selecionada no bloco habilitado.
- Dados não aparecem nas telas: revisar se Gerar gráficos está ativo no bloco correto.
- Resultado incompleto: revisar Fontes, Interfaces e Dias.
- Escopo muito grande: reduzir o número de sources, interfaces ou dias para diminuir volume de processamento.
- Meus prefixos + interfaces não habilita: revisar se Meu ISP já possui prefixos IPv4 e IPv6 configurados.
- Máscara fora do esperado: revisar os limites aceitos:
- IPv4 entre
/8e/24 - IPv6 entre
/8e/36
- IPv4 entre
- Interface esperada não aparece: revisar se a fonte já possui interfaces cadastradas.
Meu ISP¶
Tela: /admin/my-isp
Objetivo¶
Cadastrar a identidade da própria rede no RR Flow: ASNs, prefixos, redes de servidores, DNS, pool de clientes e blocos usados em CGNAT.
Pré-requisitos¶
- Inventário da rede em mãos.
- ASN próprio, prefixos e blocos operacionais definidos antes do preenchimento.
Como usar¶
- Acesse Operação > Meu ISP.
- Preencha primeiro os blocos que identificam a rede: ASN, Prefixos IPv4 e Prefixos IPv6.
- Depois preencha os blocos operacionais: Servidores, Servidores DNS e Pool de clientes.
- Se a operação usar NAT em escala, preencha CGNAT com os blocos públicos usados nesse contexto.
- Se houver CGNAT determinístico, monte as linhas do bloco CGNAT determinístico com Prefixo privado, Prefixo público e Portas.
- Clique em Salvar Configurações.
- Revise o reflexo nas telas que usam identidade própria, prefixos locais e filtros por Meu ISP.
Campos e opções¶
Funcionamento geral da tela¶
- Os campos principais funcionam no formato de tags.
- Você pode digitar um valor e confirmar com espaço,
Enterou colagem em lote. - A tela aceita múltiplos itens por campo.
- Quando um valor é válido, a tela normaliza o formato antes de salvar.
- Se você informar um IP isolado sem máscara, a tela converte automaticamente:
- IPv4 para
/32 - IPv6 para
/128
- IPv4 para
- O formulário só salva se houver pelo menos um valor preenchido em qualquer bloco.
ASN¶
- Campo usado para registrar os ASNs próprios da operação.
- Aceita apenas números.
- Use um item por ASN.
- Esse bloco ajuda o sistema a identificar tráfego, ativos e filtros ligados à própria rede.
Prefixos IPv4¶
- Lista dos prefixos IPv4 próprios.
- Aceita redes IPv4 válidas.
- Não misture IPv6 nesse bloco.
- Esse cadastro é importante para telas e relatórios que precisam reconhecer a rede como origem ou destino local.
Prefixos IPv6¶
- Lista dos prefixos IPv6 próprios.
- Aceita redes IPv6 válidas.
- Não misture IPv4 nesse bloco.
- Esse bloco complementa a identificação da rede nas análises dual-stack.
Servidores¶
- Lista de prefixos ou hosts usados para servidores da operação.
- Aceita IPv4 e IPv6.
- Use esse bloco para separar redes de infraestrutura e serviços internos do restante do ambiente.
Servidores DNS¶
- Lista dos IPs dos resolvedores DNS da operação.
- Aceita IPv4 e IPv6.
- Se um IP for informado sem máscara, a tela normaliza para host route.
- Use esse bloco para facilitar filtros e leituras ligadas a DNS próprio.
Pool de clientes¶
- Lista dos prefixos usados para endereçamento de clientes.
- Aceita IPv4 e IPv6.
- Esse bloco ajuda a separar tráfego de clientes do restante da infraestrutura.
CGNAT¶
- Lista dos prefixos públicos IPv4 usados em operação de CGNAT.
- Esse bloco é voltado ao lado público da tradução.
- Use um item por prefixo.
- Não misture IPv6 nesse campo.
CGNAT determinístico¶
- Use esse bloco quando a operação trabalha com mapeamento determinístico entre redes privadas e blocos públicos.
- Cada linha representa uma regra de mapeamento.
- Prefixo privado:
- prefixo da rede interna atendida por aquele mapeamento;
- deve ser preenchido por linha.
- Prefixo público:
- prefixo público associado ao bloco privado;
- deve ser preenchido por linha.
- Portas:
- quantidade de portas associadas ao mapeamento;
- o valor deve ser maior que
0.
- Adicionar mapeamento:
- cria uma nova linha de mapeamento;
- use quando houver mais de uma relação privado/público.
- Botão de lixeira na linha:
- remove a linha do mapeamento.
Regras práticas do bloco:
- Se uma linha tiver qualquer campo preenchido, todos os campos daquela linha precisam ser preenchidos.
- Se a linha ficou incompleta, complete os campos ou remova a linha antes de salvar.
- Os exemplos da tela usam prefixos IPv4, que é o cenário esperado para esse bloco.
Salvar Configurações¶
- Grava todos os blocos do formulário em uma única operação.
Validação¶
- Os ASNs devem permanecer visíveis após salvar.
- Os blocos Prefixos IPv4 e Prefixos IPv6 devem manter os valores normalizados.
- Os blocos Servidores, Servidores DNS e Pool de clientes devem manter os itens cadastrados.
- Os prefixos de CGNAT devem continuar listados após salvar.
- Os mapeamentos de CGNAT determinístico devem continuar visíveis no bloco correspondente.
- Telas que usam Meu ISP devem refletir os dados cadastrados.
- O bloco Meus prefixos + interfaces em Gráficos Processados depende de prefixos IPv4 e IPv6 cadastrados aqui.
Problemas comuns¶
- Nada salva: a tela exige pelo menos um valor em algum bloco do formulário.
- ASN ignorado: revisar se foi informado apenas com números.
- Prefixo inválido: revisar IP, família e notação CIDR.
- IPv4 no bloco IPv6 ou IPv6 no bloco IPv4: a validação bloqueia a mistura de famílias no campo errado.
- Valor digitado mudou ao confirmar: isso é esperado quando a tela normaliza IP isolado para
/32ou/128. - Linha de CGNAT determinístico não salva: revisar se Prefixo privado, Prefixo público e Portas foram preenchidos na mesma linha.
- Mapeamento de CGNAT inconsistente: revisar se o prefixo privado, o prefixo público e a quantidade de portas correspondem ao desenho real da operação.
- Tela dependente sem resultado esperado: revisar se os prefixos corretos foram cadastrados em Meu ISP.
- Meus prefixos + interfaces não habilita em Gráficos Processados: revisar se há pelo menos um prefixo IPv4 e um prefixo IPv6 cadastrados aqui.
Meus Clientes¶
Tela: /admin/my-customers
Objetivo¶
Cadastrar clientes, prefixos e clientes downstream para enriquecer consultas, correlação de tráfego e análise de impacto.
Pré-requisitos¶
- Inventário de clientes, ASNs e prefixos.
Como usar¶
- Acesse Operação > Meus Clientes.
- Use Pesquisar para localizar um cliente existente pelo nome ou ASN.
- Clique em Novo Cliente para abrir o cadastro.
- Preencha ASN. Se quiser, use o botão da varinha ao lado do campo para tentar descobrir nome e prefixos a partir do ASN.
- Preencha Nome e Observação, quando necessário.
- Adicione os blocos Prefixos IPv4 e Prefixos IPv6 do cliente principal.
- Em Clientes Downstream, clique em Adicionar downstream quando precisar registrar clientes a jusante.
- Para cada downstream, preencha ASN, Nome e Prefixos IPv4/IPv6. O botão da varinha também está disponível em cada linha.
- Clique em Salvar.
- Revise o card do cliente para confirmar as quantidades de IPv4, IPv6 e Downstream.
- Quando precisar importar em lote, use Exportar para gerar um modelo e depois faça o ajuste no JSON antes de usar Importar.
Campos e opções¶
- Pesquisar: filtra os cards pelo nome do cliente ou pelo ASN.
- Card do cliente:
- mostra o ASN, o nome ou Nome não informado, a quantidade de IPv4, IPv6 e Downstream. Clique no card para abrir Editar Cliente.
- Importar:
- abre um modal para carga em lote por Arquivo JSON.
- Em Em caso de conflito, use Ignorar existentes para manter o cadastro atual ou Sobrescrever existentes para atualizar clientes com o mesmo ASN.
- O fluxo mais seguro é exportar primeiro um arquivo existente e usá-lo como modelo.
- Exportar:
- baixa o arquivo
my-customers.jsoncom o cadastro atual.
- baixa o arquivo
- Novo Cliente:
- abre o modal de inclusão.
- ASN:
- é o identificador principal do cliente.
- A tela aceita apenas números.
- Se o ASN for alterado para um valor que já existe, o salvamento é bloqueado.
- Botão da varinha ao lado do ASN:
- tenta descobrir nome e prefixos a partir do ASN.
- Quando o campo Nome estiver vazio, a tela pode preencher o nome automaticamente.
- Se os blocos de prefixos ainda estiverem vazios, a descoberta também pode acontecer ao sair do campo ASN.
- Quando o ASN tem muitos prefixos, a tela carrega apenas parte da lista e exibe um aviso para revisão manual.
- Nome:
- identificação operacional do cliente.
- Não é obrigatório, mas facilita a busca e a leitura dos cards.
- Observação:
- campo livre para anotações operacionais.
- Prefixos IPv4:
- aceita IP isolado ou rede em CIDR.
- Se um IPv4 for informado sem máscara, a tela normaliza para
/32. - É possível adicionar itens com espaço, vírgula, Enter ou colando uma lista.
- Prefixos IPv6:
- aceita IP isolado ou rede em CIDR.
- Se um IPv6 for informado sem máscara, a tela normaliza para
/128. - Também aceita colagem em lote.
- Clientes Downstream:
- bloco usado para registrar clientes dependentes do cliente principal.
- Cada linha contém ASN, Nome e Prefixos IPv4/IPv6.
- O campo de prefixos do downstream aceita IPv4 e IPv6 no mesmo bloco.
- Linhas vazias não são gravadas.
- Adicionar downstream:
- cria uma nova linha de downstream.
- Botão da varinha na linha do downstream:
- tenta descobrir nome e prefixos para o ASN daquele downstream.
- Botão de lixeira na linha do downstream:
- remove a linha antes de salvar.
- Salvar:
- grava o cliente principal e os downstreams preenchidos.
- Cancelar:
- fecha o modal sem gravar.
- Excluir:
- disponível em Editar Cliente.
- Remove o cliente após a confirmação em Excluir permanentemente.
Validação¶
- O cliente deve aparecer ou permanecer na listagem após Salvar.
- O card deve refletir corretamente as quantidades de IPv4, IPv6 e Downstream.
- Prefixos informados sem máscara devem reaparecer normalizados como
/32ou/128. - O botão da varinha deve carregar prefixos quando o ASN tiver informação disponível.
- Em importação com Ignorar existentes, clientes já cadastrados devem permanecer inalterados.
- Em importação com Sobrescrever existentes, o cadastro do ASN importado deve substituir o anterior.
- As telas que usam enriquecimento de clientes devem refletir ASN, nome e prefixos cadastrados aqui.
Problemas comuns¶
- Não salva: revisar se o ASN foi informado somente com números.
- Erro de duplicidade: já existe um cliente com o mesmo ASN.
- Prefixo não entra no campo: revisar se o IP pertence à família correta e se a notação CIDR está válida.
- Prefixo mudou após confirmar: isso é esperado quando a tela normaliza IP isolado para
/32ou/128. - A varinha não trouxe prefixos: o ASN pode não ter dados disponíveis ou não ter prefixos úteis na consulta.
- A varinha trouxe prefixos demais: revise a lista e mantenha apenas o que faz sentido para a operação.
- Nome não foi preenchido automaticamente: o preenchimento depende de metadados disponíveis para o ASN e não substitui um nome já digitado.
- Downstream faltando após salvar: revisar se a linha estava preenchida e se não havia ASN downstream repetido no mesmo cliente.
- Importação não atualizou clientes existentes: revisar se o modo escolhido foi Ignorar existentes.
- Importação rejeitada: revisar se o arquivo é JSON válido. Se necessário, exporte um arquivo da própria tela e use-o como modelo.
Notificações¶
Tela: /admin/notifications
Objetivo¶
Configurar envio de e-mail, integração com Telegram e estilo de gráficos do sistema.
Pré-requisitos¶
- Dados SMTP válidos para envio por e-mail.
- Token do bot e IDs dos destinos do Telegram, quando aplicável.
Como usar¶
- Acesse Operação > Notificações.
- Em Configuração de E-mail, preencha os dados SMTP e o E-mail Padrão.
- Use Testar e-mail para validar os dados antes de gravar.
- Clique em Salvar e-mail.
- Em Configuração do Telegram, informe o Token do Bot e cadastre os usuários ou grupos autorizados.
- Use Testar bot para abrir o modal de teste, escolha um Usuário de teste e envie a mensagem.
- Clique em Salvar Telegram.
- Em Opções de gráficos, ajuste o padrão visual dos gráficos gerados pelo sistema.
- Clique em Salvar gráficos.
- Revise depois os alertas e gráficos gerados pelas telas que usam essas configurações.
Campos e opções¶
- Configuração de E-mail:
- bloco usado para o envio de alertas por e-mail no sistema.
- O botão Testar e-mail usa os valores que estão preenchidos na tela, mesmo antes de salvar.
- Host SMTP:
- endereço do servidor SMTP.
- Porta SMTP:
- porta do servidor SMTP.
- Nome de Usuário SMTP:
- usuário usado na autenticação do servidor SMTP.
- Senha SMTP:
- senha usada na autenticação.
- Nome do Remetente:
- nome exibido como remetente da mensagem.
- E-mail Padrão:
- endereço padrão usado para teste e para fluxos que dependem do destino configurado.
- Testar e-mail:
- envia um e-mail de teste para o endereço informado em E-mail Padrão.
- Esse teste não grava a configuração.
-
Salvar e-mail:
- grava somente o bloco de e-mail.
-
Configuração do Telegram:
- bloco usado para o bot do Telegram e para a lista de destinos autorizados.
- Token do Bot:
- token fornecido pelo @BotFather para o bot que fará os envios.
- Usuários Autorizados para Respostas:
- lista de usuários, grupos ou tópicos que podem interagir com o bot e ser usados como destino de teste.
- Nome (opcional):
- nome amigável para identificar o destino na tela.
- Serve para organização e não altera o ID real do Telegram.
- ID do Telegram (usuário/grupo,tópico):
- identificador do destino.
- Pode ser um ID simples de usuário ou grupo, ou no formato
chat_id,topic_idquando o envio for para um tópico.
- Adicionar usuário:
- adiciona uma nova linha de cadastro de destino.
- Botão de lixeira na linha:
- remove o destino da lista antes de salvar.
- Testar bot:
- abre o modal Testar bot do Telegram.
- O modal exige pelo menos um destino cadastrado na lista.
- Usuário de teste:
- destino escolhido no modal para receber a mensagem de validação.
- Enviar teste:
- envia a mensagem de teste para o destino selecionado.
- Esse teste usa o Token do Bot preenchido na tela e não salva a configuração.
-
Salvar Telegram:
- grava somente o bloco do Telegram.
- IDs repetidos não são mantidos em duplicidade na lista salva.
-
Opções de gráficos:
- define o padrão visual dos gráficos gerados pelo sistema.
- Tema:
- controla o tema do gráfico.
- As opções são Escuro e Claro.
- Estilo da linha:
- define o traçado da linha.
- As opções são Automático, Reta e Arredondada.
- Preenchimento da área:
- controla se a área abaixo da linha será preenchida.
- As opções são Automático, Habilitado e Desabilitado.
- Espessura da linha:
- ajusta a largura do traço.
- As opções são Fina, Média e Grossa.
- Qualidade da imagem:
- define a qualidade de geração da imagem.
- As opções são Qualidade normal e Alta qualidade.
- Salvar gráficos:
- grava somente o bloco visual dos gráficos.
Validação¶
- Testar e-mail deve concluir com sucesso e entregar a mensagem no endereço de E-mail Padrão.
- Testar bot deve abrir o modal com os destinos cadastrados e concluir o envio para o Usuário de teste selecionado.
- Após salvar, os valores devem continuar preenchidos ao recarregar a tela.
- As alterações em Opções de gráficos devem aparecer nos gráficos gerados depois do salvamento.
- Cada botão de salvar grava apenas o seu próprio bloco.
Problemas comuns¶
- Testar e-mail falha: revisar Host SMTP, Porta SMTP, Nome de Usuário SMTP, Senha SMTP e E-mail Padrão.
- Testar e-mail não entrega: revisar se o endereço em E-mail Padrão está correto.
- Testar bot não abre destinos: adicionar pelo menos um item em Usuários Autorizados para Respostas.
- Bot não responde: revisar o Token do Bot.
- Grupo ou tópico não recebe mensagem: revisar o formato do ID do Telegram (usuário/grupo,tópico).
- Alteração no Telegram não funcionou após salvar: revisar se o destino foi realmente salvo na lista.
- O bloco errado não foi atualizado: cada botão salva apenas a própria seção.
- Gráfico fora do padrão esperado: revisar Tema, Estilo da linha, Preenchimento da área, Espessura da linha e Qualidade da imagem.
Comunidades¶
Tela: /admin/communities
Objetivo¶
Gerenciar o catálogo de referências de comunidades BGP usado em telas como Looking Glass, rotas BGP e fluxos de mitigação.
Pré-requisitos¶
- Convenção interna de communities definida pela operação.
Como usar¶
- Acesse Operação > Comunidades.
- Use Pesquisar para localizar uma entrada existente pelo nome, descrição, valor ou tipo.
- Clique em Nova Entrada para cadastrar uma nova referência.
- Preencha Tipo, Cor do emblema, Ícone, Corresponder, Rótulo e Descrição.
- Clique em Salvar.
- Para editar uma entrada existente, clique no card correspondente.
- Use Importar ou Exportar quando precisar carregar ou extrair o catálogo.
Campos e opções¶
- Pesquisar:
- filtra os cards pelo conteúdo do cadastro.
- A busca considera rótulo, descrição, valor de correspondência e tipo.
- Card da entrada:
- mostra o Rótulo ou, quando vazio, o próprio valor de Corresponder.
- Também exibe o badge com cor, ícone, valor configurado e tipo da entrada.
- Clique no card para abrir Editar Entrada.
- Importar:
- abre um modal para importar um Arquivo JSON.
- Em Se a entrada já existir, use Pular para manter a atual ou Sobrescrever para substituir a entrada existente.
- Exportar:
- baixa o catálogo atual em
community.json.
- baixa o catálogo atual em
- Nova Entrada:
- abre o modal de cadastro.
- Tipo:
- define a família da entrada.
- As opções da tela são Comunidade, Comunidade estendida e Comunidade grande.
- Cor do emblema:
- define a cor do badge exibido no card e nas traduções visuais.
- Use essa cor para facilitar a leitura operacional.
- Ícone:
- define o ícone exibido junto ao badge da entrada.
- Corresponder:
- valor que o sistema usa para reconhecer a comunidade.
- Exemplos mostrados na própria tela:
65000:666eRT:12345:1234. - Por padrão, a correspondência é exata.
- Quando o valor termina com
*ou:, a entrada passa a funcionar como prefixo. - Isso é útil quando você quer agrupar comunidades semelhantes sob a mesma tradução visual.
- Rótulo:
- nome amigável exibido no card e nas telas que usam essa referência.
- Descrição:
- texto operacional complementar para explicar o uso da entrada.
- Salvar:
- grava a entrada nova ou alterada.
- Excluir:
- disponível em Editar Entrada.
- Remove a entrada após a confirmação.
Validação¶
- A entrada deve aparecer na listagem após salvar ou importar.
- O tipo exibido no card deve corresponder ao uso esperado da entrada.
- O badge deve refletir Cor do emblema e Ícone escolhidos.
- A busca deve localizar a entrada pelo Rótulo, pela Descrição ou por Corresponder.
- As telas que traduzem communities devem refletir o rótulo cadastrado aqui.
- Em importação com Pular, entradas já existentes devem permanecer como estão.
- Em importação com Sobrescrever, a entrada importada deve substituir a existente.
Problemas comuns¶
- Não salva: revisar se o campo Corresponder foi preenchido.
- Erro de duplicidade: já existe uma entrada com o mesmo Tipo e o mesmo valor de Corresponder.
- Tradução não aparece na tela consumidora: revisar se o valor real da community bate com o conteúdo de Corresponder.
- Entrada não agrupou como esperado: revisar se o sufixo
*ou:foi usado corretamente quando a intenção era casar por prefixo. - Card ficou pouco legível: revisar a combinação de Cor do emblema e Ícone.
- Importação não atualizou o catálogo: revisar se o modo escolhido foi Sobrescrever.
- Importação rejeitada: revisar se o arquivo é um JSON válido em formato de lista. Se necessário, exporte um arquivo da própria tela e use-o como modelo.
Prefixos Favoritos¶
Tela: /admin/prefixes
Objetivo¶
Manter grupos de prefixos favoritos para reutilização em análises e filtros.
Pré-requisitos¶
- Lista de prefixos que a operação deseja reutilizar.
Como usar¶
- Acesse Operação > Prefixos Favoritos.
- Use Buscar grupos para localizar um grupo existente pela descrição.
- Se quiser procurar um IP específico, digite o IP no campo de busca para encontrar os grupos que contêm esse endereço dentro das redes cadastradas.
- Clique em Novo Grupo para cadastrar um novo conjunto.
- Preencha Descrição e adicione os itens em Prefixos IP.
- Clique em Salvar.
- Para editar um grupo existente, clique no card correspondente.
- Use Importar ou Exportar quando precisar carregar ou extrair os grupos.
Campos e opções¶
- Buscar grupos:
- filtra os cards pela descrição.
- Quando a busca recebe um IP, a tela também tenta localizar grupos cujos prefixos contêm esse endereço.
- Card do grupo:
- mostra a Descrição, a quantidade de Prefixos e o atalho de edição.
- Clique no card para abrir Editar Grupo.
- Importar:
- abre o modal de importação por Arquivo JSON.
- Em Em caso de conflito, use Ignorar existentes para manter o grupo atual ou Sobrescrever existentes para atualizar o grupo importado.
- Exportar:
- baixa o arquivo
prefixes_fav.jsoncom os grupos atuais.
- baixa o arquivo
- Novo Grupo:
- abre o modal de cadastro.
- Descrição:
- nome do grupo de prefixos.
- Deve ser único.
- Prefixos IP:
- campo onde os prefixos são adicionados como tags.
- Aceita IPv4 e IPv6.
- É possível adicionar itens com espaço, Enter ou colando uma lista.
- Se um IP for informado sem máscara, a tela normaliza para
/32no IPv4 e/128no IPv6. - Prefixos repetidos não são mantidos em duplicidade.
- Salvar:
- grava o grupo novo ou alterado.
- Excluir:
- disponível em Editar Grupo.
- Remove o grupo após a confirmação.
Validação¶
- O grupo deve aparecer na listagem após salvar ou importar.
- A quantidade de Prefixos no card deve bater com o conteúdo salvo.
- Prefixos informados sem máscara devem reaparecer como
/32ou/128. - Em importação com Ignorar existentes, grupos já cadastrados devem permanecer inalterados.
- Em importação com Sobrescrever existentes, o grupo importado deve substituir o existente.
- O grupo deve ficar disponível nas telas que consomem prefixos favoritos.
Problemas comuns¶
- Não salva: revisar se Descrição foi preenchida e se há pelo menos um item em Prefixos IP.
- Erro de duplicidade: já existe um grupo com a mesma Descrição.
- Prefixo não entra no campo: revisar IP, família e notação CIDR.
- Prefixo mudou após confirmar: isso é esperado quando a tela normaliza IP isolado para
/32ou/128. - Busca por IP não encontrou o grupo esperado: revisar se o endereço informado realmente pertence a alguma rede cadastrada.
- Importação não atualizou o grupo: revisar se o modo escolhido foi Sobrescrever existentes.
- Importação rejeitada: revisar se o arquivo é um JSON válido em formato de lista. Se necessário, exporte um arquivo da própria tela e use-o como modelo.
AS Favoritos¶
Tela: /admin/as
Objetivo¶
Manter grupos de ASNs favoritos para reutilização operacional.
Pré-requisitos¶
- Lista de ASNs relevantes para a operação.
Como usar¶
- Acesse Operação > AS Favoritos.
- Use Buscar grupos para localizar um grupo existente pela descrição.
- Clique em Novo Grupo para cadastrar um novo conjunto.
- Preencha Descrição e adicione os itens em ASNs.
- Clique em Salvar.
- Para editar um grupo existente, clique no card correspondente.
- Use Importar ou Exportar quando precisar carregar ou extrair os grupos.
Campos e opções¶
- Buscar grupos:
- filtra os cards pela descrição do grupo.
- Card do grupo:
- mostra a Descrição, a quantidade de ASNs e o atalho de edição.
- Clique no card para abrir Editar Grupo.
- Importar:
- abre o modal de importação por Arquivo JSON.
- Em Em caso de conflito, use Ignorar existentes para manter o grupo atual ou Sobrescrever existentes para atualizar o grupo importado.
- Exportar:
- baixa o arquivo
as_fav.jsoncom os grupos atuais.
- baixa o arquivo
- Novo Grupo:
- abre o modal de cadastro.
- Descrição:
- nome do grupo de ASNs.
- Deve ser único.
- ASNs:
- campo onde os itens são adicionados como tags.
- Aceita entrada com espaço ou vírgula.
- Se o operador digitar
AS12345, a tela remove o prefixoASe grava apenas o número. - Valores repetidos não são mantidos em duplicidade.
- A lista é normalizada para números e organizada antes de salvar.
- Salvar:
- grava o grupo novo ou alterado.
- Excluir:
- disponível em Editar Grupo.
- Remove o grupo após a confirmação.
Validação¶
- O grupo deve aparecer na listagem após salvar ou importar.
- A quantidade de ASNs no card deve bater com o conteúdo salvo.
- ASNs digitados com prefixo
ASdevem reaparecer apenas como número. - Em importação com Ignorar existentes, grupos já cadastrados devem permanecer inalterados.
- Em importação com Sobrescrever existentes, o grupo importado deve substituir o existente.
- O grupo deve ficar disponível nas telas que consomem AS favoritos.
Problemas comuns¶
- Não salva: revisar se Descrição foi preenchida e se há pelo menos um item em ASNs.
- Erro de duplicidade: já existe um grupo com a mesma Descrição.
- ASN não entra no campo: revisar se o valor informado contém somente números, com ou sem o prefixo
AS. - ASN mudou após confirmar: isso é esperado quando a tela remove o prefixo
ASe normaliza o valor. - Importação não atualizou o grupo: revisar se o modo escolhido foi Sobrescrever existentes.
- Importação rejeitada: revisar se o arquivo é um JSON válido em formato de lista. Se necessário, exporte um arquivo da própria tela e use-o como modelo.
- Uso não refletido em outra tela: revisar se a tela consumidora realmente usa grupos de AS favoritos.
CDNs¶
Tela: /admin/cdns
Objetivo¶
Gerenciar grupos de CDN para reutilização em análises, filtros e processamento.
Pré-requisitos¶
- Lista de prefixos ou grupos de CDN que a operação deseja manter.
Como usar¶
- Acesse Operação > CDNs.
- Use Buscar grupos para localizar um grupo existente pela descrição.
- Clique em Novo Grupo para cadastrar um novo conjunto manualmente.
- Preencha Descrição e adicione os itens em Prefixos IP.
- Clique em Salvar.
- Para descobrir grupos automaticamente, use Descobrir.
- No modal de descoberta, escolha Fonte, ASN e os demais filtros, depois clique em Descobrir.
- Revise os grupos sugeridos e use Adicionar selecionados para gravar no catálogo.
- Para editar um grupo existente, clique no card correspondente.
- Use Importar ou Exportar quando precisar carregar ou extrair os grupos.
Campos e opções¶
- Buscar grupos:
- filtra os cards pela descrição do grupo.
- Card do grupo:
- mostra a Descrição, a quantidade de Prefixos e o atalho de edição.
- Clique no card para abrir Editar Grupo.
- Importar:
- abre o modal de importação por Arquivo JSON.
- Em Em caso de conflito, use Ignorar existentes para manter o grupo atual ou Sobrescrever existentes para atualizar o grupo importado.
- Exportar:
- baixa o arquivo
cdns.jsoncom os grupos atuais.
- baixa o arquivo
- Novo Grupo:
- abre o modal de cadastro manual.
- Descrição:
- nome do grupo de CDN.
- Deve ser único.
- Prefixos IP:
- campo onde os prefixos são adicionados como tags.
- Aceita IPv4 e IPv6.
- Se um IP for informado sem máscara, a tela normaliza para
/32no IPv4 e/128no IPv6. - Prefixos repetidos não são mantidos em duplicidade.
- Salvar:
- grava o grupo novo ou alterado.
-
Excluir:
- disponível em Editar Grupo.
- Remove o grupo após a confirmação.
-
Descobrir:
- abre o modal Descobrir CDNs para sugerir grupos a partir do tráfego recente.
- Fonte:
- seleciona a fonte usada na descoberta.
- ASN:
- lista de ASNs carregada a partir da Fonte selecionada.
- Informar manualmente:
- libera o campo ASN (opcional) para sobrescrever o ASN escolhido na lista.
- ASN (opcional):
- quando preenchido, tem prioridade sobre o ASN selecionado.
- Lado do fluxo:
- define onde o IP do CDN será procurado no flow.
- As opções são Origem, Destino e Ambos.
- Lookback (horas):
- define quantas horas de histórico serão analisadas.
- Máx IPs:
- limita a quantidade de IPs candidatos escaneados na descoberta.
- Descobrir no modal:
- executa a análise.
- Resultado da descoberta:
- mostra resumo da consulta, quantidade de grupos, quantidade de IPs e os grupos sugeridos.
- Os grupos são montados a partir dos IPs encontrados e agrupados automaticamente por identificação de domínio/certificado TLS.
- Adicionar selecionados:
- grava os grupos marcados no resultado.
- Quando a descrição já existe, a tela mescla os prefixos no grupo existente em vez de criar um duplicado.
Validação¶
- O grupo deve aparecer na listagem após salvar, importar ou adicionar pela descoberta.
- A quantidade de Prefixos no card deve bater com o conteúdo salvo.
- Prefixos informados sem máscara devem reaparecer como
/32ou/128. - Em importação com Ignorar existentes, grupos já cadastrados devem permanecer inalterados.
- Em importação com Sobrescrever existentes, o grupo importado deve substituir o existente.
- Em descoberta, os grupos adicionados devem aparecer na listagem após a recarga da página.
- O grupo deve ficar disponível nas telas que consomem CDNs.
Problemas comuns¶
- Não salva: revisar se Descrição foi preenchida e se há pelo menos um item em Prefixos IP.
- Erro de duplicidade: já existe um grupo com a mesma Descrição.
- Prefixo não entra no campo: revisar IP, família e notação CIDR.
- Prefixo mudou após confirmar: isso é esperado quando a tela normaliza IP isolado para
/32ou/128. - Descoberta sem ASN disponível: escolher uma Fonte com peers carregados ou usar Informar manualmente.
- Descoberta sem resultado: revisar Fonte, ASN, Lado do fluxo, Lookback (horas) e Máx IPs.
- Adicionar selecionados não criou grupo novo: isso pode ser esperado quando a descrição já existe e os prefixos foram mesclados ao grupo existente.
- Importação não atualizou o grupo: revisar se o modo escolhido foi Sobrescrever existentes.
- Importação rejeitada: revisar se o arquivo é um JSON válido em formato de lista. Se necessário, exporte um arquivo da própria tela e use-o como modelo.
- Uso não refletido em outra tela: revisar se a tela consumidora realmente usa grupos de CDN.
Serviços¶
Tela: /admin/services
Objetivo¶
Cadastrar serviços por nome, portas e protocolos para enriquecimento operacional.
Pré-requisitos¶
- Definição interna dos serviços que devem ser reconhecidos no sistema.
Como usar¶
- Acesse Operação > Serviços.
- Use Pesquisar serviços para localizar um serviço existente pelo nome.
- Clique em Novo Serviço para cadastrar uma nova entrada.
- Preencha Nome do serviço, Portas e Protocolos.
- Clique em Salvar.
- Para editar um serviço existente, clique no card correspondente.
- Use Importar ou Exportar quando precisar carregar ou extrair o catálogo.
Campos e opções¶
- Pesquisar serviços:
- filtra os cards pelo nome do serviço.
- Card do serviço:
- mostra o nome do serviço, a lista de Portas e a lista de Protocolos.
- Clique no card para abrir Editar Serviço.
- Importar:
- abre o modal de importação por Arquivo JSON.
- Em Em caso de conflito, use Ignorar existentes para manter a entrada atual ou Sobrescrever existentes para atualizar o serviço importado.
- Exportar:
- baixa o arquivo
services.jsoncom o catálogo atual.
- baixa o arquivo
- Novo Serviço:
- abre o modal de cadastro.
- Nome do serviço:
- nome exibido no catálogo e nas telas que consomem serviços.
- Deve ser único.
- Portas:
- campo em formato de tags.
- Aceita números separados por espaço ou vírgula.
- A tela aceita portas de
0a65535.
- Protocolos:
- campo em formato de tags.
- Aceita nomes de protocolo, como
TCPeUDP, ou números de protocolo. - Quando um número conhecido é digitado, a tela pode convertê-lo automaticamente para o nome correspondente.
- O catálogo aceita números de protocolo de
0a137.
- Salvar:
- grava o serviço novo ou alterado.
- Remover:
- disponível em Editar Serviço.
- Exclui o serviço após a confirmação.
Validação¶
- O serviço deve aparecer corretamente na listagem após salvar ou importar.
- As Portas e os Protocolos exibidos no card devem refletir o cadastro salvo.
- Em importação com Ignorar existentes, serviços já cadastrados devem permanecer inalterados.
- Em importação com Sobrescrever existentes, o serviço importado deve substituir o existente.
- O catálogo deve ficar disponível nas telas que consomem serviços.
Problemas comuns¶
- Não salva: revisar se Nome do serviço, Portas e Protocolos foram preenchidos.
- Erro de duplicidade: já existe um serviço com o mesmo nome.
- Porta rejeitada: revisar se o valor está entre
0e65535. - Protocolo rejeitado: revisar se foi informado um nome válido ou um número entre
0e137. - Protocolo mudou após confirmar: isso pode ser esperado quando a tela converte um número conhecido para o nome do protocolo.
- Importação não atualizou o serviço: revisar se o modo escolhido foi Sobrescrever existentes.
- Importação rejeitada: revisar se o arquivo é um JSON válido. A importação aceita tanto o formato atual quanto o formato legado do catálogo.
- Uso não refletido em outra tela: revisar se a tela consumidora realmente usa o catálogo de serviços.
Filtros Personalizados¶
Tela: /admin/custom-filters
Objetivo¶
Cadastrar filtros reutilizáveis para consultas e regras que usam expressões de flow.
Pré-requisitos¶
- Conhecimento da sintaxe de filtros usada pelo sistema.
Como usar¶
- Acesse Operação > Filtros Personalizados.
- Use Pesquisar filtros para localizar um filtro existente pelo nome.
- Clique em Novo Filtro para cadastrar uma nova expressão.
- Preencha Nome e Expressão do filtro.
- Clique em Salvar.
- Para editar um filtro existente, clique no card correspondente.
- Use Importar ou Exportar quando precisar carregar ou extrair o catálogo.
- Depois de salvar, valide o comportamento do filtro na tela que vai consumi-lo.
Campos e opções¶
- Pesquisar filtros:
- filtra os cards pelo nome do filtro.
- Card do filtro:
- mostra o nome do filtro e uma prévia da expressão cadastrada.
- Clique no card para abrir Editar Filtro.
- Importar:
- abre o modal de importação por Arquivo JSON.
- Em Em caso de conflito, use Ignorar existentes para manter a entrada atual ou Sobrescrever existentes para atualizar o filtro importado.
- Exportar:
- baixa o arquivo
custom-filters.jsoncom o catálogo atual.
- baixa o arquivo
- Novo Filtro:
- abre o modal de cadastro.
- Nome:
- nome do filtro no catálogo.
- Deve ser único.
- Expressão do filtro:
- expressão usada pelas telas que consomem filtros personalizados.
- O campo aceita múltiplos termos e operadores.
- A tela oferece autocomplete para ajudar na montagem da expressão.
- O texto é ajustado ao salvar para remover espaços excedentes no início, no fim e entre termos.
- Salvar:
- grava o filtro novo ou alterado.
- Remover:
- disponível em Editar Filtro.
- Exclui o filtro após a confirmação.
Validação¶
- O filtro deve aparecer na listagem após salvar ou importar.
- O nome exibido no card deve corresponder ao cadastro salvo.
- A expressão exibida na edição deve refletir o conteúdo realmente gravado.
- Em importação com Ignorar existentes, filtros já cadastrados devem permanecer inalterados.
- Em importação com Sobrescrever existentes, o filtro importado deve substituir o existente.
- O filtro deve ficar disponível nas telas que consomem filtros personalizados.
Problemas comuns¶
- Não salva: revisar se Nome e Expressão do filtro foram preenchidos.
- Erro de duplicidade: já existe um filtro com o mesmo nome.
- Resultado inesperado: revisar a expressão salva e validar o comportamento na tela que consome o filtro.
- O autocomplete não garante sozinho que a lógica do filtro está correta: revisar a expressão final antes de usar em produção.
- Importação não atualizou o filtro: revisar se o modo escolhido foi Sobrescrever existentes.
- Importação rejeitada: revisar se o arquivo é um JSON válido em formato de lista. Se necessário, exporte um arquivo da própria tela e use-o como modelo.
Meus Dashboards¶
Tela: /admin/my-dashboards
Objetivo¶
Cadastrar e gerenciar painéis personalizados.
Pré-requisitos¶
- Permissão para gerenciar dashboards personalizados.
Como usar¶
- Acesse Operação > Meus painéis.
- Revise a lista dos painéis já cadastrados.
- Clique em Novo Painel para criar um novo item.
- Preencha Nome e, se quiser, Subtítulo.
- Clique em Salvar.
- Use o botão de abertura do item para acessar o painel em
/admin/dash-my-home. - Use Editar quando precisar alterar um painel existente.
- Quando necessário, arraste os itens da lista para reorganizar a ordem de exibição.
Campos e opções¶
- Lista de painéis:
- mostra Nome, Subtítulo e ações por item.
- A ordem da lista pode ser alterada por arrastar e soltar.
- Novo Painel:
- abre o modal de criação.
- Nome:
- nome principal do dashboard.
- É obrigatório.
- Subtítulo:
- texto complementar exibido no item e no dashboard, quando usado.
- É opcional.
- Botão de abertura:
- acessa o dashboard pelo atalho externo do item.
- Editar:
- abre o modal Editar Dashboard para alterar Nome e Subtítulo.
- Excluir:
- disponível em Editar Dashboard.
- Remove o dashboard após a confirmação em Remover dashboard.
Validação¶
- O painel deve aparecer na listagem após criar.
- A abertura do item deve levar ao dashboard correspondente.
- Alterações feitas em Editar devem refletir no item da lista.
- A nova ordem deve permanecer após reordenar os itens.
Problemas comuns¶
- Não cria: revisar se o campo Nome foi preenchido.
- Painel não aparece na lista: revisar permissões e se o cadastro foi concluído.
- Abertura não leva ao painel esperado: revisar se o item correto foi aberto.
- Alteração não reflete: revisar se a edição foi salva.
- Ordem não mudou: repetir o arraste e confirmar se a lista foi atualizada após soltar o item.
- Remoção indevida: ao excluir o item, o dashboard é removido da lista e deixa de estar disponível para abertura.
DNS Público¶
Tela: /admin/public-dns
Objetivo¶
Manter o catálogo de provedores DNS públicos usado pelo sistema.
Pré-requisitos¶
- Lista de provedores DNS que a operação deseja disponibilizar.
Como usar¶
- Acesse Operação > DNS Público.
- Use Pesquisar provedores para localizar um provedor existente pelo nome ou por IP.
- Clique em Novo Provedor para cadastrar uma nova entrada.
- Preencha Nome, IPv4 e IPv6 conforme necessário.
- Clique em Salvar.
- Para editar um provedor existente, clique no card correspondente.
- Revise no card o nome do provedor e a quantidade de endereços IPv4 e IPv6.
Campos e opções¶
- Pesquisar provedores:
- filtra os cards pelo nome do provedor ou pelos IPs cadastrados.
- Novo Provedor:
- abre o modal de cadastro.
- Card do provedor:
- mostra o nome do provedor, total de IPv4, total de IPv6 e o atalho de edição.
- Clique no card para abrir Editar Provedor.
- Nome:
- nome do provedor DNS.
- IPv4:
- campo em formato de tags para cadastrar resolvedores IPv4.
- Aceita um ou mais IPs.
- IPv6:
- campo em formato de tags para cadastrar resolvedores IPv6.
- Aceita um ou mais IPs.
- Salvar:
- grava o provedor novo ou alterado.
- Excluir:
- disponível em Editar Provedor.
- Remove o provedor após a confirmação.
Validação¶
- O provedor deve aparecer na listagem após salvar.
- As quantidades de IPv4 e IPv6 devem ser coerentes com o conteúdo salvo.
- A busca deve localizar o provedor pelo nome ou por um dos IPs cadastrados.
- O cadastro exige pelo menos um endereço em IPv4 ou IPv6.
Problemas comuns¶
- Não salva: revisar se Nome foi preenchido e se há pelo menos um item em IPv4 ou IPv6.
- IP rejeitado: revisar se o endereço pertence à família correta.
- Contagem incorreta: revisar os IPs salvos no provedor.
- Busca não encontra item: revisar o nome do provedor ou o IP digitado na busca.
- Edição falha: revisar se o provedor ainda existe e se os dados informados continuam válidos.
Roteamento BGP¶
Tela: /admin/routing-bgp
Objetivo¶
Configurar os parâmetros globais de roteamento BGP do RR Flow, incluindo AS BGP, ID do Roteador, comportamento de instalação de rotas no kernel, RPKI e FlowSpec.
Esta tela ajusta o comportamento global do serviço, mas não cria sessões BGP sozinha e não substitui a configuração de peers nas fontes.
Pré-requisitos¶
- Definir previamente o AS BGP do ambiente.
- Definir o ID do Roteador que será usado pelo serviço.
- Se for usar RPKI, ter o Servidor RPKI e a Porta RPKI já definidos.
Como usar¶
- Acesse Operação > Roteamento BGP.
- Revise os cards de FRR e ExaBGP para confirmar se os serviços estão ativos antes de alterar a configuração.
- Em Padrão, preencha AS BGP e ID do Roteador.
- No bloco Instalar rotas no Sistema (Kernel), decida se as rotas do RR Flow também devem entrar na tabela de roteamento do Linux.
- Se o ambiente usar validação de origem, habilite RPKI e preencha Período de Validação (segundos), Porta RPKI e Servidor RPKI.
- Se o ambiente usar mitigação por FlowSpec, habilite Flowspec.
- Clique em Salvar Configurações.
- Se necessário, abra Logs para acompanhar o comportamento do serviço e use Reiniciar somente quando a operação exigir.
Campos e opções¶
- FRR: mostra o estado do serviço, o Tempo de Atividade e os botões Logs e Reiniciar.
- ExaBGP: mostra o estado do serviço, o Tempo de Atividade e os botões Logs e Reiniciar.
- Logs: abre um modal com os logs do serviço e atualiza o conteúdo em tempo real enquanto a janela estiver aberta.
- Reiniciar: abre uma confirmação antes de reiniciar o serviço selecionado.
- AS BGP: ASN global do RR Flow. É o ASN local usado na configuração BGP do sistema. É um campo obrigatório.
- ID do Roteador: identificador do roteador BGP. Use um IPv4 estável e coerente com o desenho do ambiente.
- Instalar rotas no Sistema (Kernel): bloco que controla se as rotas geradas pelo RR Flow também devem ser instaladas na tabela de roteamento do Linux.
- Desativar: atenção para a lógica desse campo. Quando a chave Desativar estiver ligada, a instalação das rotas no kernel fica desabilitada. Quando estiver desligada, a instalação no kernel permanece permitida.
- Habilitar RPKI: ativa a validação RPKI no serviço BGP.
- Período de Validação (segundos): intervalo entre as revalidações RPKI.
- Porta RPKI: porta TCP do servidor ou cache RPKI.
- Servidor RPKI: IP ou nome do host do validador RPKI.
- Habilitar Flowspec: libera o uso global de FlowSpec no ambiente. Sem essa chave, as telas e peers que dependem de FlowSpec não vão operar como esperado.
- Salvar Configurações: grava as alterações feitas na tela.
Validação¶
- Após salvar, a tela deve manter os valores ao ser recarregada.
- Os cards de FRR e ExaBGP devem mostrar estado coerente com o host, normalmente ativo ou inativo.
- Se Desativar estiver ligado no bloco do kernel, as rotas não devem ser instaladas na tabela do Linux.
- Se RPKI estiver habilitado, o servidor e a porta informados devem responder corretamente.
- Se Flowspec estiver habilitado, as telas e peers que usam esse recurso devem conseguir operar com a chave global ativa.
Problemas comuns¶
- Sessão BGP não sobe: esta tela não cria peers. Revisar também as configurações de BGP nas Fontes.
- Rotas não entram no Linux: revisar a chave Desativar no bloco Instalar rotas no Sistema (Kernel).
- RPKI não funciona: revisar Servidor RPKI, Porta RPKI e conectividade até o validador.
- FlowSpec não funciona: revisar se Habilitar Flowspec está ativo aqui e também nas fontes e peers que vão usar o recurso.
- Serviço não volta após Reiniciar: abrir Logs do serviço para verificar erro de configuração.
- ID do Roteador inválido: o campo pode até ser salvo, mas a configuração pode falhar na aplicação. Use um IPv4 válido.
Países¶
Tela: /admin/countries
Objetivo¶
Controlar quais países ficam disponíveis para uso nas telas que trabalham com seleção ou visualização por país.
Esta tela não cadastra países manualmente. Ela apenas habilita ou desabilita os países já existentes na base do sistema.
Como usar¶
- Acesse Operação > Países.
- Use Buscar país ou código para localizar rapidamente um país pelo nome ou pelo código de duas letras.
- Revise a tabela, que já vem ordenada por nome do país e dividida em páginas.
- Na coluna Mostrar, ative ou desative cada país conforme a política da operação.
- Se quiser liberar tudo de uma vez, use Habilitar todos.
- Clique em Salvar Configurações no topo ou no rodapé da tela.
- Valide o resultado nas telas que usam país como filtro, agrupamento ou identificação.
Campos e opções¶
- Buscar país ou código: filtra a tabela em tempo real por nome ou código do país.
- Habilitar todos: marca todas as chaves Mostrar da tabela para ativação em massa.
- Salvar Configurações: grava o estado atual das chaves. O botão aparece no topo e no rodapé da tela.
- Código: código do país, normalmente em duas letras.
- País: nome do país.
- Prefixos IPv4: quantidade de prefixos IPv4 associados ao país na base do sistema. É um dado informativo.
- Prefixos IPv6: quantidade de prefixos IPv6 associados ao país na base do sistema. É um dado informativo.
- Mostrar: define se o país ficará disponível para uso nas telas que consomem essa lista.
Validação¶
- Após salvar, o estado da chave Mostrar deve permanecer igual ao recarregar a página.
- Países desabilitados devem deixar de aparecer nas telas que usam essa lista.
- A busca deve localizar corretamente tanto pelo nome quanto pelo código.
- Os contadores de Prefixos IPv4 e Prefixos IPv6 devem aparecer apenas como referência; eles não são editados nesta tela.
Problemas comuns¶
- País não aparece em outra tela: revisar se a chave Mostrar está ativa e se a tela realmente consome esta configuração.
- Alteração não persiste: revisar se Salvar Configurações foi clicado após as mudanças.
- Muitos países foram habilitados por engano: revisar o uso de Habilitar todos antes de salvar.
- Busca sem resultado: revisar o nome digitado ou o código do país.
- Divergência na contagem de prefixos: essa tela não recalcula nem edita a base geográfica; ela apenas exibe os totais disponíveis.
Temas¶
Tela: /admin/themes
Objetivo¶
Criar e manter temas de cores usados nos gráficos do sistema.
Cada tema é composto por Nome do tema e uma sequência fixa de 10 cores. Essas cores são usadas na ordem em que aparecem no cadastro.
Como usar¶
- Acesse Operação > Temas.
- Use Buscar temas para localizar um tema pelo nome.
- Clique em Novo tema para cadastrar uma nova paleta.
- No cadastro, preencha Nome do tema e escolha as 10 cores.
- Salve o tema.
- Para editar um tema existente, clique no card correspondente.
- No modal de edição, ajuste o nome, altere as cores ou use Remover quando quiser excluir o item.
- Use Importar para carregar um arquivo JSON de temas ou Exportar para baixar o catálogo atual.
Campos e opções¶
- Buscar temas: filtra os cards pelo nome do tema.
- Importar: abre o modal de importação.
- Arquivo JSON: arquivo com a lista de temas.
- Em caso de conflito: define o tratamento de nomes ou IDs já existentes.
- Ignorar existentes: mantém os temas atuais e importa apenas os novos.
- Sobrescrever existentes: atualiza os temas que já existem no catálogo.
- Exportar: baixa um arquivo
themes.jsoncom a lista atual. - Novo tema: abre o modal de cadastro.
- Nome do tema: identificador do tema. É obrigatório e não pode duplicar um nome já existente.
- Cores 1 a 10: sequência de 10 cores do tema. Cada posição deve conter uma cor hexadecimal válida, como
#5470c6. - Card do tema: mostra o nome e uma prévia das 10 cores.
- Clique no card: abre o modal Editar tema.
- Remover: abre a confirmação de exclusão do tema.
- Remover permanentemente: exclui o tema do catálogo.
Validação¶
- O tema deve aparecer na grade logo após o cadastro ou importação.
- A prévia do card deve refletir as 10 cores salvas.
- O nome do tema deve ser único.
- O cadastro e a edição aceitam apenas 10 cores válidas no formato hexadecimal.
- A busca deve localizar o tema pelo nome.
Problemas comuns¶
- Tema não aparece: revisar o campo Buscar temas ou falha no cadastro/importação.
- Não salva: revisar se Nome do tema foi preenchido.
- Erro ao salvar: revisar se todas as 10 cores foram definidas corretamente.
- Nome duplicado: usar outro nome ou editar o tema já existente.
- Importação falha: revisar se o arquivo é JSON válido e se os itens possuem nome e 10 cores válidas.
- Tema removido por engano: restaurar por nova importação ou recriar manualmente.

















