Ferramentas¶
Looking Glass¶
Tela: /admin/lg
Objetivo¶
Consultar rotas BGP em tempo real a partir dos roteadores integrados ao RR Flow.
Pré-requisitos¶
- É necessário ter pelo menos uma fonte com peers BGP disponíveis para consulta.
Como usar¶
- Acesse Ferramentas > Looking Glass.
- Escolha o tipo de consulta na barra superior.
- Selecione o Roteador ou mantenha Todos os roteadores.
- Preencha o campo Valor quando o tipo de consulta exigir entrada manual.
- Clique em Pesquisar.
- No caso de Consulta, revise o bloco Rotas por roteador.
- No caso de Prefixos mais longos, revise a tabela paginada e use a busca local quando necessário.
- Compare prefixo, peer, next-hop, comunidades, origem e caminho AS antes de concluir a análise.
Campos e opções¶
-
Tipos de consulta: definem como a busca será feita.
- Consulta: busca direta por domínio, IP ou prefixo.
- Prefixos mais longos: lista rotas mais específicas dentro de um prefixo informado.
- Comunidade: busca rotas que contenham a comunidade informada.
- Comunidade L.: busca por comunidade grande.
- ASN origem: busca rotas cujo ASN de origem corresponde ao valor informado.
- ASN trânsito: busca rotas em que o ASN aparece no caminho AS.
- ASN direto: busca rotas em que o ASN está diretamente adjacente ao peer.
- RPKI inválido: lista rotas marcadas como inválidas no estado RPKI.
-
Roteador:
- permite restringir a consulta a um roteador específico.
- Em Todos os roteadores, a tela agrega o retorno disponível de todas as fontes aptas para Looking Glass.
-
Valor:
- é o campo principal da busca.
- O tipo aceito muda conforme a aba:
- Consulta: domínio, IP ou prefixo
- Prefixos mais longos: prefixo IPv4 ou IPv6
- Comunidade: valor no formato
asn:nn - Comunidade L.: valor no formato
asn:nn:nn - ASN origem, ASN trânsito e ASN direto: ASN, com ou sem o prefixo
AS - Em RPKI inválido, o campo não é necessário.
-
Pesquisar:
- executa a consulta de acordo com o tipo escolhido, o valor preenchido e o roteador selecionado.
-
Consulta:
- quando o tipo escolhido é Consulta, a tela mostra o prefixo encontrado e o bloco Rotas por roteador.
- Esse bloco é o mais útil para comparar como cada roteador está vendo a mesma rota.
-
Rotas por roteador:
- agrupa o retorno por equipamento e por caminho.
- Em cada rota, a tela pode mostrar:
- Prefixo
- RPKI
- Peer
- ID do Roteador
- Next Hop
- Comunidades
- Comunidades estendidas
- Comunidades grandes
- Caminho AS
- Best
- Origem
- Local Preference
- MED
- Age
- A marca Best indica o melhor caminho selecionado naquele roteador.
-
Mais específicos:
- no resultado de Consulta, o botão Mais específicos reaproveita o prefixo encontrado para abrir a visão de Prefixos mais longos.
-
Prefixos mais longos:
- exibe uma tabela com paginação, ordenação e busca local.
- As colunas principais são:
- RPKI
- Rede
- Next Hop
- Métrica
- LocPrf
- Peso
- Comunidade
- Origem
- Caminho
-
Busca local:
- no modo Prefixos mais longos, o campo de busca acima da tabela filtra apenas o resultado já carregado na tela.
Validação¶
- O Roteador selecionado deve aparecer na lista de consulta.
- O tipo de consulta deve alterar o comportamento esperado do campo Valor.
- A consulta deve retornar dados coerentes com o roteamento atual do roteador selecionado.
- A marca Best e o estado RPKI devem ser compatíveis com a rota mostrada.
- Em Prefixos mais longos, a tabela deve refletir o prefixo pesquisado e a busca local deve filtrar apenas os resultados exibidos.
Problemas comuns¶
- Roteador ausente: revisar se a fonte possui peer BGP configurado para Looking Glass.
- Sem retorno: validar o tipo de consulta, o valor informado e se a rota realmente existe no roteador selecionado.
- Prefixo inválido em Prefixos mais longos: revisar a máscara informada.
- Domínio sem resultado fora de Consulta: busca por domínio só faz sentido no modo Consulta.
- Resultado inesperado: confirmar se a busca foi feita no roteador correto e se há diferença de rota entre peers.
- Comunidades ou caminho AS incompletos: o peer consultado pode não estar entregando todos os atributos esperados.
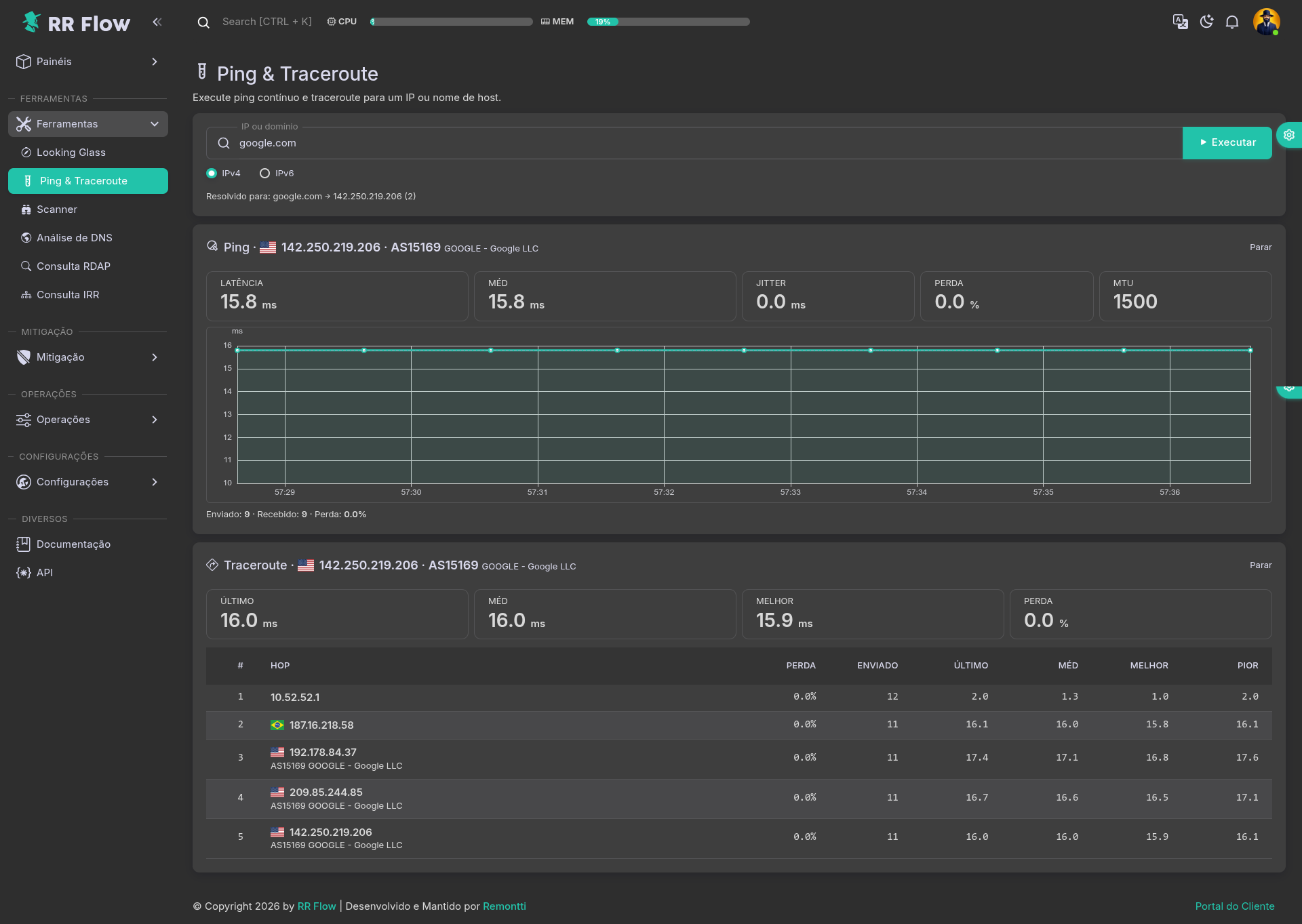
Ping e Traceroute¶
Tela: /admin/ping-traceroute
Objetivo¶
Executar ping contínuo e traceroute a partir do host do RR Flow para validar alcance, latência e caminho até um destino.
Pré-requisitos¶
- O host do RR Flow precisa ter conectividade até o destino testado.
Como usar¶
- Acesse Ferramentas > Ping e Traceroute.
- Informe o IP ou domínio.
- Escolha IPv4 ou IPv6.
- Clique em Executar.
- Revise a linha Resolvido para para confirmar o destino efetivamente consultado.
- No bloco Ping, acompanhe latência, jitter, perda e o gráfico temporal.
- No bloco Traceroute, revise os hops e compare perda, média, melhor e pior tempo por salto.
- Use Parar quando quiser encerrar a execução contínua.
Campos e opções¶
- IP ou domínio: destino da consulta.
- IPv4 / IPv6: define a família usada no teste.
- Executar: inicia ping e traceroute.
- Resolvido para: mostra o IP final usado na consulta.
- Ping: bloco de monitoramento contínuo com:
- Latência: tempo atual de resposta.
- Méd: média da latência observada.
- Jitter: variação entre respostas.
- Perda: percentual de perda de pacotes.
- MTU: valor de MTU observado no teste.
- Gráfico: evolução da latência ao longo do tempo.
- Rodapé: total enviado, recebido e perda acumulada.
- Traceroute: tabela por salto com:
- Último, Méd, Melhor e Perda no resumo superior.
- Hop: IP ou nome do salto.
- Enviado, Último, Méd, Melhor e Pior por linha.
- Parar: interrompe a execução em andamento.
Validação¶
- O destino precisa aparecer em Resolvido para ou responder diretamente pelo IP informado.
- A seleção IPv4 ou IPv6 deve ser respeitada na execução.
- O bloco Ping deve atualizar continuamente enquanto o teste estiver ativo.
- O Traceroute deve listar os hops compatíveis com o caminho até o destino.
Problemas comuns¶
- Sem resolução: validar DNS ou testar com IP direto.
- Sem resposta: revisar rota, ACL, firewall ou indisponibilidade do destino.
- IPv6 falhando: revisar conectividade IPv6 do host e do alvo.
- Perda em hop intermediário: comparar com os hops seguintes antes de concluir falha real.
- Latência instável: repetir o teste e comparar com outro ponto de medição.
Scanner¶
Tela: /admin/scanner
Objetivo¶
Escanear portas TCP a partir do host do RR Flow para validar serviços expostos em um IP, domínio ou prefixo pequeno.
Pré-requisitos¶
- O host do RR Flow precisa alcançar o destino testado.
Como usar¶
- Acesse Ferramentas > Scanner.
- Informe IP ou domínio.
- Clique em Executar.
- Se quiser repetir a leitura, use Rescanear.
- Ative Portas personalizadas quando precisar restringir o teste a portas específicas.
- Revise a tabela Scanner para confirmar quais portas responderam.
Campos e opções¶
- IP ou domínio: alvo da varredura.
- Executar: inicia o scan.
- Portas personalizadas: habilita o uso de uma lista manual de portas.
- Rescanear: repete a leitura no mesmo alvo.
- Indicador de execução: mostra o estado da rodada, como Concluído.
- Scanner: tabela de resultado com:
- IP: endereço respondente.
- Porta: porta identificada.
- Proto: protocolo testado.
- Status: estado retornado, como PORTA ABERTA.
- Serviço: identificação do serviço associado, como HTTP ou HTTPS.
- Tempo: tempo de resposta do teste.
Validação¶
- O alvo deve resolver ou responder a partir do host do RR Flow.
- Portas abertas devem aparecer na tabela com protocolo, serviço e tempo.
- Ao usar Portas personalizadas, o resultado deve refletir apenas as portas consultadas.
Problemas comuns¶
- Sem retorno: validar DNS, conectividade ou filtro no caminho.
- Resultado parcial: revisar firewall, ACL ou limitação no alvo.
- Serviço não identificado: a porta pode responder sem fingerprint claro do serviço.
- Divergência entre leituras: repetir com Rescanear e comparar o tempo de resposta.
Análise DNS¶
Tela: /admin/dns-analysis
Objetivo¶
Consultar registros DNS e aprofundar a investigação com testes auxiliares.
Pré-requisitos¶
- Usuário autenticado com acesso a
Ferramentas. - Resolução DNS funcional no servidor.
Como usar¶
- Acesse
Ferramentas > Análise DNS. - Informe o
Domain. - Selecione o tipo de registro.
- Execute a consulta.
- Use os modais auxiliares de
Ping,TracerouteeScannerquando necessário.
Campos e opções¶
DomainAAAAAMXNSTXT
Validação¶
- O domínio deve retornar os registros esperados.
- A troca do tipo de registro deve alterar o conteúdo consultado.
- Os testes auxiliares devem usar o mesmo contexto da consulta.
Problemas comuns¶
- Sem resolução: validar domínio e DNS do servidor.
- Resposta incompleta: revisar propagação DNS.
- Resultado divergente: comparar com resolvedor externo.
Consulta RDAP¶
Tela: /admin/rdap
Objetivo¶
Consultar registros RDAP para IP, ASN ou domínio e revisar o objeto retornado em formato estruturado e JSON.
Pré-requisitos¶
- O host do RR Flow precisa ter acesso ao serviço RDAP consultado.
Como usar¶
- Acesse Ferramentas > Consulta RDAP.
- Em Tipo, escolha IP, ASN ou Domínio.
- Preencha Valor e clique em Consultar.
- Revise o bloco Resumo para validar identificação, status, datas, URL RDAP e cache.
- Expanda Entidades quando precisar ver contatos e papéis associados.
- Consulte Eventos e Links para validar histórico e referências.
- Abra JSON bruto quando precisar revisar o retorno original ou copiar trechos.
Campos e opções¶
- Tipo: define o tipo da consulta.
- Valor: dado pesquisado, conforme o tipo escolhido.
- Consultar: executa a busca.
- Resumo: consolida os principais dados do objeto consultado.
- Consulta: valor pesquisado.
- Coletado em: data e hora da coleta.
- URL base RDAP e URL RDAP: endpoint usado e objeto retornado.
- Handle, Nome, Status, Classe do objeto e Última alteração: identificação principal do registro.
- Registro, País, CIDR / intervalo e Informações de ASN: dados complementares do objeto.
- Cache: indica se a resposta veio de cache ou consulta direta.
- Entidades: lista contatos e papéis associados ao objeto.
- Eventos: histórico do registro, como criação e alteração.
- Links: referências externas relacionadas ao objeto.
- JSON bruto: resposta original em JSON.
- Mostrar JSON: expande o conteúdo.
- Filtro: filtra termos no JSON exibido.
- Copiar JSON: copia o retorno bruto.
Validação¶
- O Tipo precisa ser compatível com o valor pesquisado.
- O bloco Resumo deve bater com o conteúdo de JSON bruto.
- Eventos e Links devem corresponder ao objeto retornado.
- O indicador de Cache deve refletir a origem da resposta.
Problemas comuns¶
- Consulta sem retorno: validar conectividade externa e o valor informado.
- Resultado inesperado: confirmar se o Tipo escolhido corresponde ao dado pesquisado.
- Campo ausente no resumo: alguns objetos RDAP não retornam todos os atributos.
- Cache antigo: repetir a consulta e validar se a resposta foi atualizada.
Consulta IRR¶
Tela: /admin/irr
Objetivo¶
Consultar prefixos anunciados por um ASN e revisar o resumo retornado pela base IRR configurada.
Pré-requisitos¶
- ASN conhecido para consulta.
Como usar¶
- Acesse Ferramentas > Consulta IRR.
- Preencha Pesquisar ASN.
- Clique em Pesquisar.
- Revise o bloco ASN e os cards de resumo.
- Na tabela Prefixos anunciados, valide prefixo, geolocalização e período observado.
- Use Exportar TXT quando precisar extrair a lista retornada.
Campos e opções¶
- Pesquisar ASN: ASN usado na consulta.
- Pesquisar: executa a busca.
- Origem da base: indica a fonte usada na consulta, como
stat.ripe.net. - ASN: identifica o ASN consultado e o nome associado.
- Total de prefixos: total consolidado retornado pela consulta.
- IPv4 / IPv6: distribuição de prefixos por família.
- Janela de consulta: referência temporal do dado apresentado.
- Cache: indica se o retorno veio de cache ou consulta direta.
- Exportar TXT: exporta a lista de prefixos.
- Prefixos anunciados: tabela de resultado com:
- Prefixo: bloco anunciado.
- Geo: país associado ao prefixo.
- Primeira ocorrência: primeiro momento observado na base.
- Última ocorrência: observação mais recente.
- Busca e paginação: refinam a navegação pela lista.
Validação¶
- O ASN consultado deve retornar nome e prefixos coerentes com a base IRR.
- O Total de prefixos deve ser compatível com a listagem exibida.
- A divisão IPv4 / IPv6 deve refletir o conjunto retornado.
- A Janela de consulta e o Cache devem ser coerentes com a atualização esperada.
Problemas comuns¶
- ASN sem retorno: validar o ASN pesquisado e a disponibilidade da base.
- Prefixos divergentes: comparar com outra fonte IRR ou com a política atual do ASN.
- Resultado antigo: revisar o estado de Cache e repetir a consulta.
- Lista muito grande: usar busca, paginação ou Exportar TXT.
Busca AS¶
Objetivo¶
Pesquisar rapidamente ASNs pelo número ou pelo nome da organização usando o cache ASN local carregado pelo RR Flow.
Como usar¶
- Acesse Ferramentas > Busca AS.
- Digite um ASN, como
15169ou15169, quando quiser localizar um registro exato. - Digite parte do nome da organização, como
FACE, para listar ASNs relacionados. - Clique em Pesquisar ou aguarde a busca automática.
- Revise a tabela de resultados com AS, Nome e País.
Campos e opções¶
- Termo de busca: aceita ASN ou trecho do nome da organização.
- Pesquisar: executa a consulta manualmente.
- Resultados: tabela com:
- AS: número do sistema autônomo encontrado.
- Nome: organização associada ao ASN no cache local.
- País: bandeira e identificação no formato
[ISO] Nome do país.
- Busca por nome:
- exige pelo menos
2caracteres. - retorna até
100resultados por consulta.
- exige pelo menos
- Registros especiais:
- quando o cache usar
ZZ, a tela identifica o item como Interno / Técnico e não mostra bandeira.
- quando o cache usar
Validação¶
- Um ASN exato deve retornar o número correto e o nome associado no cache.
- Uma busca por nome deve listar apenas ASNs cujo nome contenha o trecho pesquisado.
- O campo País deve mostrar bandeira para ISOs válidos e tratamento especial para
ZZ.
Problemas comuns¶
- Sem resultado para nome curto: digite pelo menos
2caracteres. - Resultado ausente para ASN conhecido: revisar se o cache geo foi atualizado corretamente.
- Muitos resultados: refinar a busca usando mais caracteres do nome da organização.






